Nous sommes ravis d’annoncer la sortie du Hurlement Grenouille Analyseur de fichiers journaux 7.0.
Si vous n’êtes pas déjà familier avec l’analyseur de fichiers journaux, il vous permet de télécharger des fichiers journaux bruts du serveur, de vérifier les robots et d’obtenir des informations précieuses sur les moteurs de recherche et les robots IA qui explorent votre site Web.


Dans cette version, nous avons un certain nombre de nouvelles fonctionnalités, ainsi que de nombreuses améliorations mineures de la qualité de vie. Voici les nouveautés.
1) Vérification des robots pour les robots IA
Les robots IA prennent désormais en charge la vérification des robots, vous pouvez donc confirmer qu’il s’agit d’un véritable robot IA qui explore votre site Web et n’est pas usurpé.


Semblable à la vérification des robots de recherche, vous pouvez simplement vérifier les robots pendant le processus de téléchargement.


Ou via le menu « Projet > Vérifier les robots » après le téléchargement.

Cela ouvre le filtre d’état de vérification pour les types de robots qui le prennent en charge, afin que vous puissiez afficher uniquement les robots authentiques vérifiés ou identifier les robots usurpés.

2) Regroupement d’agents utilisateurs
Avec autant de robots différents aujourd’hui, nous avons ajouté des regroupements de robots pour faciliter le filtrage des robots que vous souhaitez télécharger et analyser dans les projets.

Cela vous permet ensuite d’analyser les mêmes groupes à l’aide du filtre global de l’agent utilisateur, tel que « Tous les robots de recherche » ou « Tous les robots IA ».

L’onglet Présentation comprend également des statistiques de niveau supérieur sur ces groupements, afin que vous puissiez voir rapidement la proportion qui explore un site.
3) Vérification du bot personnalisable
Lorsque vous ajoutez un nouvel agent utilisateur, vous pouvez configurer la vérification du bot. Vous pouvez saisir des plages IP à partir d’une URL JSON, du DNS inversé, de l’ASN ou des plages IP statiques pour effectuer la vérification.

Si la vérification du bot change pour des agents utilisateurs existants, vous n’avez pas besoin d’attendre que notre équipe publie une version mise à jour de l’analyseur de fichiers journaux, vous pouvez simplement mettre à jour immédiatement.
4) Découverte d’agents utilisateurs inconnus
Il existe un nouveau paramètre « Inclure les agents utilisateurs inconnus » dans l’onglet Agents utilisateurs d’un nouveau projet.

L’activation de cette option signifie que tous les agents utilisateurs qui ne sont pas connus (définis par votre liste complète d’agents utilisateurs « Disponible ») seront inclus dans l’analyse.
Cela peut être très utile pour analyser les robots qui explorent votre site Web, qui ne sont pas des navigateurs, ou des robots de recherche ou IA connus, etc.

Il peut s’agir de robots que vous souhaitez ajouter à la liste complète des agents utilisateurs pour les surveiller de plus près, voire les bloquer.
5) Projets d’importation et d’exportation
Vous pouvez désormais exporter et importer des projets. Cela peut être vu dans le menu « Projet » de niveau supérieur.

Cela vous permet de partager des projets avec d’autres utilisateurs ou d’archiver sans avoir à réanalyser les fichiers journaux.
6) Exporter vers Google Sheets
En plus de l’exportation au format CSV ou Excel, vous pouvez désormais exporter directement vers Google Sheets.

Ajoutez simplement votre compte Google, autorisez l’analyseur de fichiers journaux et exportez.
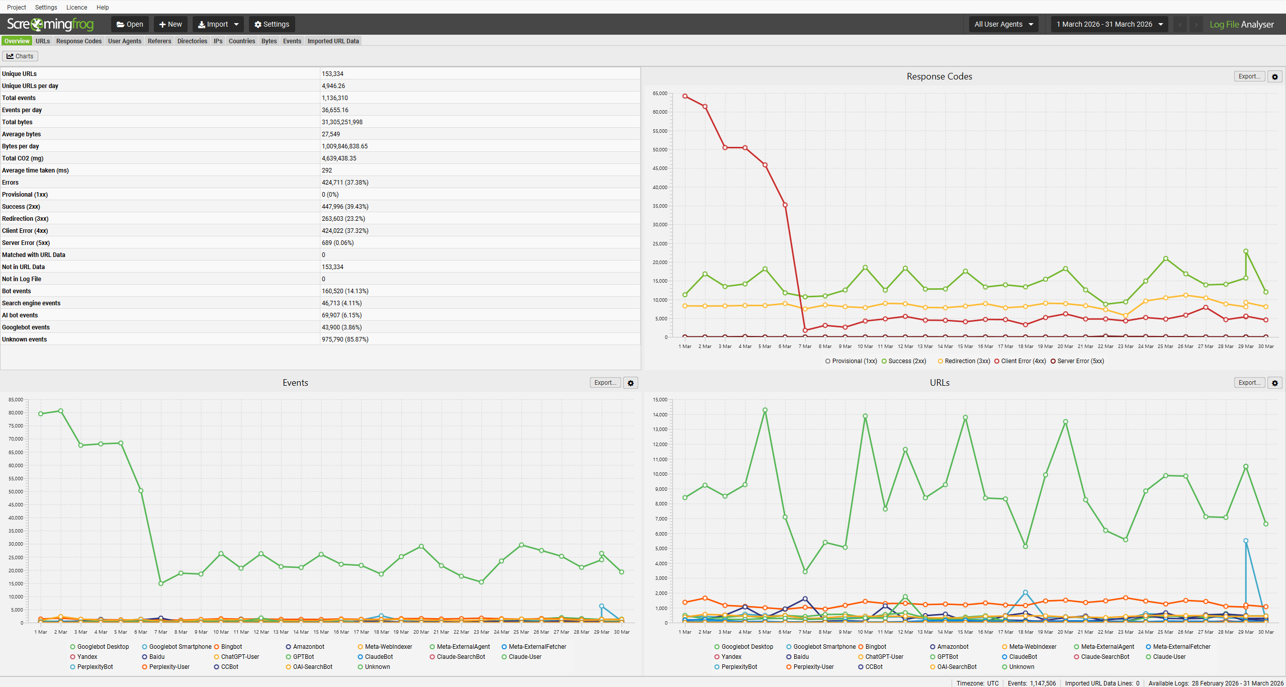
7) Nouveaux graphiques inférieurs « Séries chronologiques »
Dans différents onglets, il existe un nouvel onglet inférieur « Séries chronologiques », qui affiche (vous l’aurez deviné) un graphique de séries chronologiques des données. Le filtre vous permet de basculer le graphique vers différentes vues, des événements aux codes de réponse, en passant par les octets, les temps de réponse moyens, etc.

Vous pouvez mettre en évidence une seule URL individuellement ou plusieurs URL pour une vue agrégée.
Ce graphique de série chronologique peut être extrêmement utile lors de l’analyse de modèles, tels que des changements soudains dans les codes de réponse ou des temps de réponse moyens augmentant soudainement sur une période donnée.
8) Packages Ubuntu et Fedora pour Arm
Nous avons maintenant deux autres packages disponibles pour les utilisateurs d’Arm pour Ubuntu et Fedora.
Au moins trois utilisateurs se réjouiront !
Autres mises à jour
La version 7.0 comprend également un certain nombre de mises à jour plus petites et de corrections de bugs, décrites ci-dessous.
- Statistiques d’utilisation – Des statistiques d’utilisation amusantes sont disponibles sous « Aide > Statistiques d’utilisation » qui affichent le nombre de fichiers que vous avez importés, le nombre de lignes de journal ainsi que les principaux agents utilisateurs et onglets.
- Réexécutez la vérification du robot – Il est désormais possible de relancer la vérification du bot, sans démarrer un nouveau projet. Appuyez simplement sur « Fichier > Vérifier les robots… » dans le menu.
- Recherche de table avancée – Il existe une nouvelle recherche avancée par tableau dans tous les onglets avec de meilleures options de filtrage.
- Importer des plans de site XML – Il est désormais possible d’importer des fichiers Sitemap dans l’onglet Données d’URL importées pour combiner les données avec les fichiers journaux et voir s’ils sont explorés ou manquants.
- Démarrer une exploration via un clic droit – Vous pouvez cliquer avec le bouton droit et « Démarrer l’exploration dans SEO Spider » pour une efficacité améliorée.
- Boîte de dialogue Projet mise à jour – La boîte de dialogue a été mise à jour pour inclure l’heure et la taille de la dernière modification. Les projets sont désormais classés par dernière modification.
- Graphiques de présentation personnalisables – Cliquez sur le bouton « Graphiques » dans l’onglet Présentation et vous pourrez ajouter des graphiques supplémentaires pour le temps de réponse moyen, le Co2 total et les octets. Cela rassemble les données dans les vues/graphiques de détails lorsque vous effectuez une sélection multiple dans la vue principale.
- Importation améliorée – Il y a eu un certain nombre d’améliorations pour rendre plus probable l’importation d’un fichier journal sans ajustement de l’utilisateur.
- Plus réactif – Le chargement des données et la navigation entre les onglets ou l’utilisation de filtres sont désormais beaucoup plus rapides !
- Java25 – Un pour les puristes. La version 7.0 a été mise à jour vers Java 25.
Nous espérons que vous aimerez la version 7.0 !
Si vous cherchez de l’inspiration pour l’analyse des fichiers journaux, lisez notre guide sur 22 façons d’analyser les fichiers journaux pour le référencement.
Encore une fois, merci à tous pour leur soutien continu, leurs commentaires et leurs demandes de fonctionnalités. Veuillez nous faire savoir si vous rencontrez des problèmes avec la version 7.0 de Log File Analyzer via notre support.
Ouvrages sur un propos proche:
{{Photographie/Image numérique/Le bruit numérique .,Le livre . Disponible dans toutes les bonnes librairies.} »
|{Électronique numérique : logique .,Clicker Ici .} »
|{Découvrir Scilab/Calcul numérique .,A lire. . Disponible sur internet.} »
|{Mathématiques avec Python et Ruby/Analyse numérique en Python .,L’ouvrage . A emprunter en bibliothèque.} »
|{Mathématiques avec Python et Ruby/Analyse numérique en Ruby .,Ici .} »
|{Informatique et Sciences du Numérique au lycée : un pas plus loin .,Clique ICI . Disponible à l’achat sur les plateformes Amazon, Fnac, Cultura ….} »
|{Photographie/Image numérique/Généralités .,A voir . Disponible dans toutes les bonnes librairies.} »
|{BiblioTIC : l’informatique et l’Internet au service des bibliothèques/Bibliothèques, éditeurs, librairies et livres numériques, électroniques, virtuels ou en ligne .,Lien sur la description . Disponible dans toutes les bonnes bibliothèques de votre département.} »
|{Grec ancien/Numération .,Lien sur l’ouvrage. Disponible sur internet.} »
|{Photographie/Image numérique/Les métadonnées .,Pour en savoir plus. A emprunter en bibliothèque.} »
|{Photographie/Histoire/Histoire de la photographie numérique .,Description.} »
|{Conseils de codage en C/Qualité numérique .,Informations sur cet ouvrage.} »
|{Photographie/Image numérique/Les fichiers d’images .,Informations sur ce livre. Disponible chez votre libraire.} »
|{Électronique numérique : logique/Ressources sur Wikipédia .,Infos sur l’ouvrage. Disponible à CULTURA.} »
|{Photographie/Les premiers pas/Qu’est-ce qu’une image numérique ? .,Infos sur ce livre.} »
|{Photographie/Formulaires .,Fiche complète.} »
|{Fonctionnement d’un ordinateur/Les circuits de conversion analogique-numérique .,Présentation de l’ouvrage.} »
|{BiblioTIC : l’informatique et l’Internet au service des bibliothèques/Les espaces publics numériques en bibliothèque .,Présentation du livre.} »
|{Photographie/Mises à jour, archives 2008 .,Fiche du livre.} »
|{Photographie/Glossaire .,Fiche de l’ouvrage.} »
|{Kdenlive/Vidéo numérique .,Description de l’éditeur.} »
|{Grec ancien/La numération .,Références de l’ouvrage. Disponible dans toutes les bonnes bibliothèques de votre département.} »
|{Programmation Octave/Calcul numérique .,Référence de ce livre. Disponible sur internet.} »
|{Photographie/Conseils aux débutants/Acheter un appareil numérique .,Lien sur la fiche de présentation. A emprunter en bibliothèque.} »
|{Photographie/Les premiers pas/Structure des appareils numériques .,Lien sur la description complète. Ouvrage de référence.} »
|{Photographie/Appareils/Fonctions propres aux appareils numériques .,Lien sur la fiche de librairie.} »
|{Photographie/Acquisition des images/Les capteurs d’images .,Lien sur la fiche de présentation de cet ouvrage.} »
|{Informatique et Sciences du Numérique au lycée : un pas plus loin/ALGORITHMES .,Lien sur la fiche de présentation de ce livre.} »
|{Photographie/En attente .,Lien sur la fiche descriptive.} »
|{Photographie/Modèles .,Ici la fiche de présentation.} »
|{Photographie/Mises à jour, archives 2012 .,Ici la fiche descriptive.} »
|{Photographie/Image numérique .,Référence litéraire de cet ouvrage. Disponible à l’achat sur les plateformes Amazon, Fnac, Cultura ….} »
|{Photographie/Personnalités/G/Andreas Gursky .,Référence litéraire de ce livre.} »
|{Mathématiques avec Python et Ruby/Ruby et géométrie .,Fiche de l’éditeur. Disponible à CULTURA.} »
|{Mathématiques avec Python et Ruby/Python et géométrie .,Référence litéraire. Disponible à la FNAC.} »
|{Photographie/Personnalités/J/Pierre Jaffeux .,(la couverture) .} »
|{Mathématiques avec Python et Ruby/Ruby et analyse .,Le livre . Disponible dans toutes les bonnes de l’éditeurs.} »
|{Mathématiques avec Python et Ruby/Python et analyse .,Clicker sur ce lien . Disponible dans toutes les bonnes bibliothèques de votre département.} »
|{Photographie/Fabricants/Samsung .,A lire. .} »
|{ISN Numérisation .,L’ouvrage .} »
|{Mathématiques avec Python et Ruby/Python et probabilités .,Suivre ce lien .} »
|{Photographie/Techniques scientifiques/Photographie dans l’infrarouge .,Cliquez sur ce lien .} »
|{Mathématiques avec Python et Ruby/Résolution de problèmes en Ruby .,A découvrir . Disponible dans toutes les bonnes de l’éditeurs.} »
|{Mathématiques avec Python et Ruby/Résolution de problèmes en Python .,Redirection vers la description . Disponible dans toutes les bonnes bibliothèques de votre département.} »
|{Photographie/Finition et présentation des photographies/Diaporama .,Redirection vers l’ouvrage. Disponible sur internet.} »
|{Mathématiques avec Python et Ruby/Ruby et probabilités .,Pour en savoir plus.} »
|{Mathématiques avec Python et Ruby/Triplets pythagoriciens en Ruby .,Description.} »
|{Mathématiques avec Python et Ruby/Nombres en Ruby .,Informations sur cet ouvrage.} »
|{Mathématiques avec Python et Ruby/Nombres en Python .,Informations sur ce livre. Disponible chez votre libraire.} »
|{Photographie/Personnalités/B/Frédéric Boissonnas .,Infos sur l’ouvrage.} »
|{Photographie/Thèmes/La nuit .,Infos sur ce livre. Disponible à la FNAC.} »
|{Mathématiques avec Python et Ruby/Triplets pythagoriciens en Python .,Fiche complète.} »
|{Photographie/Conseils aux débutants/Apprendre à régler son appareil numérique .,Présentation de l’ouvrage.} »
|{Photographie/Fabricants/Epson .,Présentation du livre. Disponible dans toutes les bonnes de l’éditeurs.} »
|{Photographie/Fabricants/Ricoh .,Fiche du livre.} »
|{Photographie/Image numérique/Conversion des fichiers .,Fiche de l’ouvrage.} »
|{Programmation Python/Booléens .,Description de l’éditeur.} »
|{Introduction pratique à la cartographie marine numérique .,Références de l’ouvrage.} »
|{Photographie/Thèmes/Les feux d’artifice .,Référence de ce livre.} »
|{Mathématiques avec Python et Ruby/Sommaire .,Redirection vers la fiche de présentation.} »
|{Technologie/Matériaux/Généralités/Désignation normalisée des fontes .,Redirection vers la description complète.} »
|{Les suites et séries/Les suites numériques .,Redirection vers la fiche de de l’éditeur.} »
|{Programmation Python/Numériques .,Redirection vers la fiche de présentation de cet ouvrage.} »
|{Informatique et Sciences du Numérique au lycée : un pas plus loin/MACHINES .,Redirection vers la fiche de présentation de ce livre.} »
|{Mathématiques avec Python et Ruby/Droites en Ruby .,Redirection vers la fiche descriptive.} »
|{Mathématiques avec Python et Ruby/Systèmes congruentiels en Ruby .,sur ce lien la fiche de présentation.} »
|{À la découverte d’Unicode/Autres lectures sur Unicode .,sur ce lien la fiche descriptive. Ouvrage de référence.} »
|{Mathématiques avec Python et Ruby/Résolution de systèmes en Ruby .,Référence litéraire de cet ouvrage.} »
|{Mathématiques avec Python et Ruby/Fonctions en Ruby .,Référence litéraire de ce livre. Disponible chez votre libraire.} »
|{Mathématiques avec Python et Ruby/Fonctions en Python .,Fiche de l’éditeur.} »
|{Mathématiques avec Python et Ruby/Vecteurs en Ruby .,Référence litéraire.} »
|{Mathématiques avec Python et Ruby/Nombres réels en Ruby .,(la couverture) .} »
|{Photographie/Fabricants/Kodak .,Le livre .} »
|{Mathématiques avec Python et Ruby/Systèmes congruentiels en Python .,Clicker Ici .} »
|{Mathématiques avec Python et Ruby/Ensembles en Python .,A lire. .} »
|{Mathématiques avec Python et Ruby/Points en Python .,L’ouvrage . A emprunter en bibliothèque.} »
|{Mathématiques avec Python et Ruby/Droites en Python .,Ici .} »
|{Photographie/Image numérique/Résolution, affichage et impression .,Clique ICI . Disponible à l’achat sur les plateformes Amazon, Fnac, Cultura ….} »
|{Photographie/Techniques scientifiques/Photographie rapprochée et macrophotographie .,A voir .} »
|{Programmation Ruby/Types standards .,Lien sur la description .} »
|{Mathématiques avec Python et Ruby/Fractions en Ruby .,Lien sur l’ouvrage. Disponible sur internet.} »
|{Mathématiques avec Python et Ruby/Vecteurs en Python .,Pour en savoir plus.} »
|{Initiation à BRL-CAD/Exporter le modèle numérique .,Description.} »
|{Mathématiques avec Python et Ruby/Points en Ruby .,Informations sur cet ouvrage.} »
|{Photographie/Techniques scientifiques/Radiographie .,Informations sur ce livre.} »
|{Mathématiques avec Python et Ruby/Simulation avec Python .,Infos sur l’ouvrage.} »
|{Mathématiques avec Python et Ruby/Nombres complexes en Python .,Infos sur ce livre.} »
|{Mathématiques avec Python et Ruby/Nombres réels en Python .,Fiche complète.} »
|{Photographie/Fabricants/Leica .,Présentation de l’ouvrage.} »
|{Préparation au certificat d’opérateur du service amateur/Les modulations et classes d’émission .,Présentation du livre.} »
|{Mathématiques avec Python et Ruby/Nombres complexes en Ruby .,Fiche du livre.} »
|{Mathématiques avec Python et Ruby/Freudenthal en Python .,Fiche de l’ouvrage.} »
|{Mathématiques avec Python et Ruby/Nombres entiers en Python .,Description de l’éditeur. Disponible dans toutes les bonnes librairies.} »
|{Mathématiques avec Python et Ruby/Nombres entiers en Ruby .,Références de l’ouvrage.} »
|{Le langage HTML/Entités .,Référence de ce livre. Disponible sur internet.} »
|{Électronique .,Lien sur la fiche de présentation. A emprunter en bibliothèque.} »
|{Japonais/Vocabulaire/Nombres .,Lien sur la description complète.} »
|{Photographie/Thèmes/Les voyages .,Lien sur la fiche de librairie.} »
|{Mathématiques avec Python et Ruby/Freudenthal sous Ruby .,Lien sur la fiche de présentation de cet ouvrage. Disponible dans toutes les bonnes librairies.} »
|{Photographie/Appareils/Obturateurs .,Lien sur la fiche de présentation de ce livre.} »
|{Photographie/Techniques particulières/Poses longues .,Lien sur la fiche descriptive.} »
|{Mathématiques avec Python et Ruby/Nombres pseudo-aléatoires en Ruby .,Ici la fiche de présentation.} »
|{Photographie/Traitements divers/Développement poussé .,Ici la fiche descriptive. Ouvrage de référence.} »
|{Mathématiques avec Python et Ruby/Nombres pseudoaléatoires en Python .,Référence litéraire de cet ouvrage.} »
|{Mathématiques avec Python et Ruby/Ensembles en Ruby .,Référence litéraire de ce livre.} »
|{Mathématiques avec Python et Ruby/Quaternions et octonions en Python .,Fiche de l’éditeur.} »
|{Mathématiques avec Python et Ruby/Quaternions et octonions en Ruby .,Référence litéraire.} »
|{Photographie/Accessoires/Scanners .,(la couverture) .} »
|{Mathématiques avec Python et Ruby .,Le livre . Disponible dans toutes les bonnes de l’éditeurs.} »
|{Technologie/Matériaux/Généralités/Désignation normalisée des aciers .,Clicker sur ce lien .} »
|{Mathématiques avec Python et Ruby/Résolution de systèmes en Python .,A lire. . Disponible sur internet.} »
|{Photographie/Acquisition des images/Généralités .,L’ouvrage .} »
|{Photographie/Fabricants/Panasonic .,Suivre ce lien .} »
|{Mesures physiques et Informatique/numération/histoire .,Cliquez sur ce lien .} »
|{Photographie/Thèmes/Les aquariums .,A découvrir . Disponible dans toutes les bonnes de l’éditeurs.} »
|{BiblioTIC : l’informatique et l’Internet au service des bibliothèques/Le matériel informatique des bibliothèques publiques .,Redirection vers la description .} »
|{Mathématiques avec Python et Ruby/Suites en Python .,Redirection vers l’ouvrage. Disponible sur internet.} »
|{Découvrir Scilab .,Pour en savoir plus. A emprunter en bibliothèque.} »
|{Mathématiques avec Python et Ruby/Suites en Ruby .,Description.} »
|{Photographie/Netteté des images/Netteté des images numériques .,Informations sur cet ouvrage.} »
|{Photographie/Conditions particulières de prise de vues/La lumière des bougies .,Informations sur ce livre.} »
|{Photographie/Techniques particulières/Prises de vues multiples (bracketing) .,Infos sur l’ouvrage.} »
|{Mathc initiation/Fichiers h : c35 .,Infos sur ce livre.} »
|{Mathématiques avec Python et Ruby/Fractions en Python .,Fiche complète.} »
|{Mathc initiation/Fichiers h : c36 .,Présentation de l’ouvrage. Disponible chez votre libraire.} »
|{Photographie/Thèmes/La danse .,Présentation du livre.} »
|{Mathématiques avec Python et Ruby/Une tortue qui accélère la résolution de problèmes .,Fiche du livre.} »
|{Programmation Python/Bibliothèques pour Python .,Fiche de l’ouvrage.} »
|{Mathématiques avec Python et Ruby/Statistique inférentielle avec Python .,Description de l’éditeur.} »
|{Photographie/Thèmes/Le sport .,Références de l’ouvrage.} »
|{Photographie/Les premiers pas/Questions fondamentales .,Référence de ce livre. Disponible sur internet.} »
|{Programmation/Types .,Redirection vers la fiche de présentation.} »
|{Programmation Octave .,Redirection vers la description complète.} »
|{Photographie/Fabricants/Minolta .,Redirection vers la fiche de de l’éditeur.} »
|{Photographie/Filtres optiques/Filtres polarisants .,Redirection vers la fiche de présentation de cet ouvrage.} »
|{Photographie/Techniques scientifiques/Astrophotographie .,Redirection vers la fiche de présentation de ce livre. Disponible dans toutes les bonnes bibliothèques de votre département.} »
|{Programmation Octave/Traitement du son .,Redirection vers la fiche descriptive.} »
|{Photographie/Fabricants/Pentax .,sur ce lien la fiche de présentation.} »
|{BiblioTIC : l’informatique et l’Internet au service des bibliothèques/Les wikis en bibliothèques .,sur ce lien la fiche descriptive.} »
|{Fonctionnement d’un ordinateur .,Référence litéraire de cet ouvrage.} »
|{Mathc initiation/Fichiers h : c144 .,Référence litéraire de ce livre.} »
|{Mathc initiation/Fichiers h : c14 .,Fiche de l’éditeur. Disponible à CULTURA.} »
|{Mathc gnuplot/Application : Cercle de courbure d’une courbe .,Référence litéraire.} »
|{Photographie/Techniques particulières/Reproduction des documents .,(la couverture) . Disponible Sur AMAZON.} »
|{DOS/If .,Le livre . Disponible dans toutes les bonnes librairies.} »
|{Photographie/Techniques particulières/Photographie des œuvres d’art .,Clicker Ici . Disponible dans toutes les bonnes bibliothèques de votre département.} »
|{Photographie/Personnalités/S .,A lire. . Disponible sur internet.} »
|{Mathc initiation/Fichiers h : c43 .,L’ouvrage . A emprunter en bibliothèque.} »
|{Mathc initiation/Fichiers h : c47 .,Ici . Ouvrage de référence.} »
|{Mathc initiation/Fichiers h : c44 .,Clique ICI .} »
|{Mathc initiation/Fichiers h : c40 .,A voir . Disponible dans toutes les bonnes librairies.} »
|{Photographie/Filtres optiques/Filtres modifiant la température de couleur .,Lien sur la description . Disponible dans toutes les bonnes bibliothèques de votre département.} »
|{Mathématiques avec Python et Ruby/Joukovski et Ruby .,Lien sur l’ouvrage.} »
|{Mathc initiation/Fichiers h : c32 .,Pour en savoir plus.} »
|{Fonctionnement d’un ordinateur/Les périphériques et les cartes d’extension .,Description.} »
|{Photographie/Thèmes/Couchers et levers de soleil .,Informations sur cet ouvrage. Disponible à l’achat sur les plateformes Amazon, Fnac, Cultura ….} »
|{Conseils de codage en C/Programmes plus exploitables .,Informations sur ce livre.} »
|{Photographie/Fabricants/Sigma .,Infos sur l’ouvrage. Disponible à CULTURA.} »
|{Accueil/Informatique .,Infos sur ce livre. Disponible à la FNAC.} »
|{Photographie/Thèmes/Photographie subaquatique .,Fiche complète.} »
|{Mathc initiation/Fichiers h : c31 .,Présentation de l’ouvrage.} »
|{Programmation Java/Types de base .,Présentation du livre.} »
|{Photographie/Thèmes/L’eau .,Fiche du livre.} »
|{Programmation Python/Types .,Fiche de l’ouvrage.} »
|{Programmation PHP/Exemples/MVC .,Description de l’éditeur. Disponible dans toutes les bonnes librairies.} »
|{Photographie/Finition et présentation des photographies/Projection des photographies numériques .,Références de l’ouvrage. Disponible dans toutes les bonnes bibliothèques de votre département.} »
|{Photographie/Thèmes/Le flou .,Référence de ce livre.} »
|{Mathc initiation/Fichiers h : c42 .,Lien sur la fiche de présentation.} »
|{Mathc initiation/Fichiers h : c39 .,Lien sur la description complète. Ouvrage de référence.} »
|{Photographie/Fabricants/Hasselblad .,Lien sur la fiche de librairie.} »
|{Programmation/Programmation générique .,Lien sur la fiche de présentation de cet ouvrage.} »
|{Blender 3D/Syntaxe du didacticiel .,Lien sur la fiche de présentation de ce livre. Disponible dans toutes les bonnes bibliothèques de votre département.} »
|{Programmation Octave/Scripts et fonctions .,Lien sur la fiche descriptive.} »
|{La documentation/Notions de documentation et de document .,Ici la fiche de présentation. A emprunter en bibliothèque.} »
|{Mathc initiation/Fichiers h : c33 .,Ici la fiche descriptive.} »
|{Programmation Python/Dictionnaires .,Référence litéraire de cet ouvrage.} »
|{Mathc initiation/Fichiers h : c41 .,Référence litéraire de ce livre. Disponible chez votre libraire.} »
|{Programmation JavaScript/Fonctions prédéfinies .,Fiche de l’éditeur. Disponible à CULTURA.} »
|{Mathc initiation/Fichiers h : c34 .,Référence litéraire.} »
|{Programmation Octave/Introduction .,(la couverture) . Disponible Sur AMAZON.} »
|{Photographie/Personnalités/L/Lucien Lorelle .,Le livre . Disponible dans toutes les bonnes de l’éditeurs.} »
|{Firefox/Optimisation .,Clicker sur ce lien .} »
|{Microsoft Access .,A lire. . Disponible sur internet.} »
|{Mesures physiques et Informatique/numération .,L’ouvrage . A emprunter en bibliothèque.} »
|{À la découverte d’Unicode/Glossaire .,Suivre ce lien .} »
|{Mathc initiation/Fichiers h : c19 .,Cliquez sur ce lien . Disponible à l’achat sur les plateformes Amazon, Fnac, Cultura ….} »
|{Préparation au certificat d’opérateur du service amateur/Procédures radio .,A découvrir .} »
|{Programmation C++/Opérateurs .,Redirection vers la description .} »
|{Photographie/Acquisition des images/Numérisation des diapositives .,Redirection vers l’ouvrage.} »
|{Photographie/Fabricants/Phase One .,Pour en savoir plus. A emprunter en bibliothèque.} »
|{Photographie/Thèmes/Les groupes .,Description.} »
|{Mathc initiation/Fichiers h : c37 .,Informations sur cet ouvrage.} »
|{À la découverte d’Unicode/Version imprimable .,Informations sur ce livre.} »
|{Programmation Python/Web .,Infos sur l’ouvrage.} »
|{Photographie/Thèmes/Créativité .,Infos sur ce livre.} »
|{Programmation Python/Ressources externes .,Fiche complète.} »
|{Programmation Python/Exercices sur les bases du langage/Palindrome .,Présentation de l’ouvrage. Disponible chez votre libraire.} »
|{Mathc initiation/Fichiers h : c38 .,Présentation du livre.} »
|{Photographie/Conditions particulières de prise de vues/Photographie en lumière faible .,Fiche du livre. Disponible sur internet.} »
|{Programmation Octave/Octave Forge .,Fiche de l’ouvrage.} »
|{Photographie/Les premiers pas/L’appareil photographique .,Description de l’éditeur.} »
|{Fonctionnement d’un ordinateur/L’encodage des données .,Références de l’ouvrage. Disponible dans toutes les bonnes bibliothèques de votre département.} »
|{Photographie/Thèmes/Les spectacles .,Référence de ce livre.} »
|{Programmation Python/Tableau des valeurs False .,Redirection vers la fiche de présentation.} »
|{Programmation Python/Tableau des types .,Redirection vers la description complète.} »
|{Programmation Python/Classes et Interfaces graphiques .,Redirection vers la fiche de de l’éditeur.} »
|{Programmation Python/Aiohttp .,Redirection vers la fiche de présentation de cet ouvrage.} »
|{Photographie/Les premiers pas/La lumière .,Redirection vers la fiche de présentation de ce livre.} »
|{Programmation C++/Les classes .,Redirection vers la fiche descriptive.} »
|{Photographie/Thèmes/Le portrait .,sur ce lien la fiche de présentation. A emprunter en bibliothèque.} »
|{Programmation Python/Django .,sur ce lien la fiche descriptive.} »
|{Programmation Octave/Analyse Complexe .,Référence litéraire de cet ouvrage.} »
|{Fonctionnement d’un ordinateur/Liens vers ressources externes .,Référence litéraire de ce livre.} »
|{Programmation Python/Programmer en deux minutes/un serveur Web .,Fiche de l’éditeur.} »
|{Programmation Python/Programmer en deux minutes/une messagerie instantanée .,Référence litéraire.} »
|{Programmation Python/Tableau des mots réservés .,(la couverture) .} »
|{Photographie/Appareils/Systèmes de visée .,Le livre . Disponible dans toutes les bonnes librairies.} »
|{Programmation Python/Fabric .,Clicker Ici . Disponible dans toutes les bonnes bibliothèques de votre département.} »
|{Calcul scientifique/Interpolation .,A lire. . Disponible sur internet.} »
|{Photographie/Thèmes/Le paysage .,L’ouvrage .} »
|{Initiative sociale et environnementale : Ordi 2.0 .,Ici . Ouvrage de référence.} »
|{Programmation Perl/Types de base .,Clique ICI .} »
|{Photographie/Netteté des images/Fonction de transfert de modulation .,A voir . Disponible dans toutes les bonnes librairies.} »
|{Conseils de codage en C/Version imprimable .,Lien sur la description .} »
|{Conseils de codage en C/Performances .,Lien sur l’ouvrage.} »
|{Calcul scientifique/Résolution d’équations .,Pour en savoir plus.} »
|{Programmation Python/Dates .,Description.} »
|{À la découverte d’Unicode/Avant Unicode : télégraphie, bidouilles et héritages .,Informations sur cet ouvrage.} »
|{Logiciel Pastèque/Écran de vente .,Informations sur ce livre.} »
|{Photographie/Les premiers pas/La sensibilité ISO .,Infos sur l’ouvrage.} »
|{Photographie/Netteté des images/Systèmes de stabilisation .,Infos sur ce livre.} »
|{Conseils de codage en C .,Fiche complète.} »
|{Photographie/Thèmes/Panoramas .,Présentation de l’ouvrage.} »
|{Ressources pédagogiques relatives au droit d’auteur/Ressources .,Présentation du livre. Disponible dans toutes les bonnes librairies.} »
|{Photographie/Thèmes/Le mariage .,Fiche du livre.} »
|{Calcul scientifique .,Fiche de l’ouvrage.} »
|{Programmation Python/L’interface graphique .,Description de l’éditeur. Disponible dans toutes les bonnes librairies.} »
|{Le système d’exploitation GNU-Linux/Les utilisateurs et groupes .,Références de l’ouvrage.} »
|{Programmation Python/XML .,Référence de ce livre.} »
|{Programmation Octave/Dessiner des graphiques de fonctions .,Lien sur la fiche de présentation. A emprunter en bibliothèque.} »
|{Programmer en R/Manipuler les nombres .,Lien sur la description complète.} »
|{Photographie/Personnalités/S/Jean-Marie Sepulchre .,Lien sur la fiche de librairie.} »
|{Découvrir Matlab .,Lien sur la fiche de présentation de cet ouvrage.} »
|{Oracle Database/PL/SQL .,Lien sur la fiche de présentation de ce livre.} »
|{Calcul scientifique/Résolution de problèmes avec condition initiale .,Lien sur la fiche descriptive. Disponible sur internet.} »
|{Mathc initiation/Fichiers h : c22 .,Ici la fiche de présentation.} »
|{Programmation Python/Fichiers .,Ici la fiche descriptive.} »
|{Programmation Octave/Éditeur scite .,Référence litéraire de cet ouvrage. Disponible à l’achat sur les plateformes Amazon, Fnac, Cultura ….} »
|{Programmation C++/Les classes/Exercices de développement .,Référence litéraire de ce livre.} »
|{Photographie/Thèmes/Le nu .,Fiche de l’éditeur. Disponible à CULTURA.} »
|{Programmation Python/Programmer en deux minutes .,Référence litéraire.} »
|{Programmation Python/Tuples .,(la couverture) . Disponible Sur AMAZON.} »
|{BiblioTIC : l’informatique et l’Internet au service des bibliothèques/Les systèmes de gestion de bases de données relationnels .,Le livre .} »
|{BiblioTIC : l’informatique et l’Internet au service des bibliothèques/Aspects juridiques .,Clicker sur ce lien .} »
|{BiblioTIC : l’informatique et l’Internet au service des bibliothèques/Le stockage et la sauvegarde des données .,A lire. . Disponible sur internet.} »
|{Programmation Python/Sommaire .,L’ouvrage .} »
|{Programmation Python/Tests .,Suivre ce lien .} »
|{BiblioTIC : l’informatique et l’Internet au service des bibliothèques/Version imprimable .,Cliquez sur ce lien .} »
|{Photographie/Filtres optiques/Filtres correcteurs divers .,A découvrir .} »
|{Ubuntu/Multimédia .,Redirection vers la description .} »
|{Programmation Octave/Sommaire .,Redirection vers l’ouvrage. Disponible sur internet.} »
|{Photographie/Fabricants/Fujifilm .,Pour en savoir plus.} »
|{BiblioTIC : l’informatique et l’Internet au service des bibliothèques .,Description.} »
|{Abréviations de l’informatique et de l’électronique/E .,Informations sur cet ouvrage.} »
|{À la découverte d’Unicode/Présentation du répertoire de caractères Unicode .,Informations sur ce livre.} »
|{Programmation/Abstraction .,Infos sur l’ouvrage. Disponible à CULTURA.} »
|{Photographie/Fabricants/Kodak/Kodak DCS 100 .,Infos sur ce livre.} »
|{Programmation Python/Tableau des opérateurs .,Fiche complète.} »
|{Abréviations de l’informatique et de l’électronique/T .,Présentation de l’ouvrage.} »
|{Programmation Python/Les threads .,Présentation du livre.} »
|{Introduction aux radios logicielles avec GNU Radio/Présentation .,Fiche du livre.} »
|{Calcul scientifique/Sommaire .,Fiche de l’ouvrage.} »
|{Photographie/Personnalités/S/Steve Sasson .,Description de l’éditeur.} »
|{Conseils de codage en C/Facilité de modification .,Références de l’ouvrage.} »
|{BiblioTIC : l’informatique et l’Internet au service des bibliothèques/Cédéroms et outils en ligne pour les bibliothèques jeunesse .,Référence de ce livre.} »
|{Photographie/Surfaces sensibles/Formats de surfaces sensibles .,Redirection vers la fiche de présentation. A emprunter en bibliothèque.} »
|{Conseils de codage en C/Sécurité .,Redirection vers la description complète. Ouvrage de référence.} »
|{Guide du MOOC/Bénéfices .,Redirection vers la fiche de de l’éditeur. Disponible à l’achat sur les plateformes Amazon, Fnac, Cultura ….} »
|{Conseils de codage en C/Sommaire .,Redirection vers la fiche de présentation de cet ouvrage.} »
|{Programmation/Glossaire/B .,Redirection vers la fiche de présentation de ce livre.} »
|{Grec ancien .,Redirection vers la fiche descriptive.} »
|{BiblioTIC : l’informatique et l’Internet au service des bibliothèques/Les livres sur l’Internet .,sur ce lien la fiche de présentation.} »
|{Photographie/Personnalités/B .,sur ce lien la fiche descriptive.} »
|{Programmation Python/Problèmes connus .,Référence litéraire de cet ouvrage.} »
|{Construire des communs/Communs .,Référence litéraire de ce livre.} »
|{Mathc initiation/Fichiers h : c24 .,Fiche de l’éditeur.} »
|{Conseils de codage en C/Robustesse des programmes .,Référence litéraire.} »
|{DOS/Set .,(la couverture) .} »
}
{{Programmation C++/Les tableaux/Exercices .,Le livre .} »
|{Programmation Python/Structure d’un programme .,Clicker Ici .} »
|{BiblioTIC : l’informatique et l’Internet au service des bibliothèques/La sécurité en général .,A lire. .} »
|{Construire des communs/Public .,L’ouvrage .} »
|{Abréviations de l’informatique et de l’électronique/S .,Ici . Ouvrage de référence.} »
|{Cobol ANS 74/Structure générale .,Clique ICI .} »
|{Blender 3D/La fenêtre de vue 3D .,A voir . Disponible dans toutes les bonnes librairies.} »
|{Photographie/Tirage des épreuves/Tirage sur papier argentique noir et blanc .,Lien sur la description .} »
|{Photographie/Fabricants/Sony .,Lien sur l’ouvrage.} »
|{Programmation Python/Installation .,Pour en savoir plus.} »
|{Photographie/Les premiers pas/Le temps de pose .,Description.} »
|{Photographie/Rayonnements électromagnétiques/Rayonnement lumineux thermique .,Informations sur cet ouvrage.} »
|{Programmation Python/Bases de données .,Informations sur ce livre.} »
|{BiblioTIC : l’informatique et l’Internet au service des bibliothèques/Les sites web des bibliothèques .,Infos sur l’ouvrage.} »
|{Photographie/Conseils aux débutants/Acheter les bons accessoires .,Infos sur ce livre.} »
|{Photographie/Thèmes/Les enfants .,Fiche complète. Disponible Sur AMAZON.} »
|{Abréviations de l’informatique et de l’électronique/R .,Présentation de l’ouvrage. Disponible chez votre libraire.} »
|{Kdenlive .,Présentation du livre.} »
|{Programmation Python/Chaines de caractères .,Fiche du livre. Disponible sur internet.} »
|{Conseils de codage en C/Recherche des erreurs .,Fiche de l’ouvrage. A emprunter en bibliothèque.} »
|{Découvrir Scilab/Matrices creuses .,Description de l’éditeur.} »
|{Photographie/Techniques particulières/Peinture avec la lumière .,Références de l’ouvrage.} »
|{BiblioTIC : l’informatique et l’Internet au service des bibliothèques/Les visites de bibliothèques .,Référence de ce livre.} »
|{Mathc initiation/Fichiers h : c21 .,Lien sur la fiche de présentation.} »
|{Photographie/Accessoires/Pieds et supports divers .,Lien sur la description complète.} »
|{Photographie/Fabricants/Canon/Canon RC-701 .,Lien sur la fiche de librairie.} »
|{Programmation/Glossaire/O .,Lien sur la fiche de présentation de cet ouvrage. Disponible dans toutes les bonnes librairies.} »
|{Photographie/Thèmes/Les zoos .,Lien sur la fiche de présentation de ce livre. Disponible dans toutes les bonnes bibliothèques de votre département.} »
|{Programmation Bash/Enchaînements et scripts .,Lien sur la fiche descriptive.} »
|{GPG .,Ici la fiche de présentation.} »
|{Photographie/Appareils/Posemètres intégrés .,Ici la fiche descriptive.} »
|{Désignation normalisée des alliages d’aluminium .,Référence litéraire de cet ouvrage.} »
|{CMC/5e/Relatifs/approfondissement .,Référence litéraire de ce livre.} »
|{Pouvoir Accéder et Utiliser Writer/Liste des raccourcis .,Fiche de l’éditeur.} »
|{Photographie/Netteté des images/Profondeur de champ/Considérations pratiques .,Référence litéraire. Disponible à la FNAC.} »
|{Logiciel Pastèque/Android/Paiement .,(la couverture) .} »
|{Guide du MOOC/Histoire .,Le livre .} »
|{BiblioTIC : l’informatique et l’Internet au service des bibliothèques/L’informatique documentaire .,Clicker sur ce lien .} »
|{Programmation C sharp/Les variables et les constantes .,A lire. .} »
|{BiblioTIC : l’informatique et l’Internet au service des bibliothèques/Sommaire .,L’ouvrage .} »
|{Photographie/Accessoires/Déclencheurs souples, télécommandes, minuteries .,Suivre ce lien .} »
|{Grec ancien/Numération/Écriture des nombres .,Cliquez sur ce lien . Disponible à l’achat sur les plateformes Amazon, Fnac, Cultura ….} »
|{Wikipédia/Découvrir Wikipédia/Les projets associés à Wikipédia .,A découvrir . Disponible dans toutes les bonnes de l’éditeurs.} »
|{Photographie/Fabricants/Canon .,Redirection vers la description . Disponible dans toutes les bonnes bibliothèques de votre département.} »
|{Photographie/Les premiers pas/Exposition et modes de prise de vue .,Redirection vers l’ouvrage.} »
|{Programmation Octave/Analyse réelle .,Pour en savoir plus. A emprunter en bibliothèque.} »
|{Programmation Octave/Résoudre un Système d’équations linéaires .,Description. Ouvrage de référence.} »
|{Le système d’exploitation GNU-Linux/L’éditeur de texte vi .,Informations sur cet ouvrage. Disponible à l’achat sur les plateformes Amazon, Fnac, Cultura ….} »
|{Initiation à BRL-CAD .,Informations sur ce livre. Disponible chez votre libraire.} »
|{Photographie/Acquisition des images/La mise en mémoire .,Infos sur l’ouvrage.} »
|{Photographie/Techniques particulières/Mémoires photographiques .,Infos sur ce livre.} »
|{Histoire du clavier alphabétique/Clavier informatique .,Fiche complète.} »
|{Mesures physiques et Informatique/numération/chiffres et nombres .,Présentation de l’ouvrage.} »
|{Programmation Octave/Installation octave .,Présentation du livre.} »
|{Photographie/Objectifs/Convertisseurs de focale .,Fiche du livre. Disponible sur internet.} »
|{Photographie/Thèmes/Le mouvement .,Fiche de l’ouvrage.} »
|{Le système d’exploitation GNU-Linux/Propriétaires et droits d’accès .,Description de l’éditeur.} »
|{Conseils de codage en C/Lisibilité des sources .,Références de l’ouvrage.} »
|{Sécurité des systèmes informatiques/Sécurité informatique/Éléments de législation .,Référence de ce livre. Disponible sur internet.} »
|{Programmation Python/Structures de contrôle .,Redirection vers la fiche de présentation.} »
|{Rédiger sa thèse/Divers/Espaces insécables .,Redirection vers la description complète.} »
|{BiblioTIC : l’informatique et l’Internet au service des bibliothèques/Les programmes informatiques des bibliothèques .,Redirection vers la fiche de de l’éditeur. Disponible à l’achat sur les plateformes Amazon, Fnac, Cultura ….} »
|{Blender 2.4 Series .,Redirection vers la fiche de présentation de cet ouvrage.} »
|{Photographie/Photométrie/Notion d’étendue géométrique .,Redirection vers la fiche de présentation de ce livre.} »
|{Photographie/Fabricants/Mamiya .,Redirection vers la fiche descriptive.} »
|{Programmation Python/Programmer en deux minutes/l’interface de Wikipédia pour programmer .,sur ce lien la fiche de présentation.} »
|{GNU Health/Dossiers de l’État Civil .,sur ce lien la fiche descriptive. Ouvrage de référence.} »
|{Programmation Python/Exceptions .,Référence litéraire de cet ouvrage.} »
|{GNU Health/Professionnels de la Santé .,Référence litéraire de ce livre.} »
|{Adobe Photoshop/Calques de réglage .,Fiche de l’éditeur. Disponible à CULTURA.} »
|{BiblioTIC : l’informatique et l’Internet au service des bibliothèques/TIC et CDU .,Référence litéraire.} »
|{Initiation Labview/Les Instruments Virtuels .,(la couverture) .} »
|{Photographie/Fabricants/Canon/Canon EOS 350D .,Le livre .} »
|{Programmation Python/Programmation orientée objet pour les non-programmeurs .,Clicker Ici . Disponible dans toutes les bonnes bibliothèques de votre département.} »
|{BiblioTIC : l’informatique et l’Internet au service des bibliothèques/Cédéroms et outils en ligne pour les bibliothèques .,A lire. . Disponible sur internet.} »
|{Japonais/Grammaire/Notionnel .,L’ouvrage . A emprunter en bibliothèque.} »
|{Programmation Python/Karrigell .,Ici .} »
|{Photographie/Personnalités/B/René Bouillot .,Clique ICI . Disponible à l’achat sur les plateformes Amazon, Fnac, Cultura ….} »
|{Mesures physiques et Informatique .,A voir .} »
|{Initiation à BRL-CAD/Combinaison de solides .,Lien sur la description .} »
|{Abréviations de l’informatique et de l’électronique/A .,Lien sur l’ouvrage.} »
|{Photographie/Appareils/Systèmes antipoussières .,Pour en savoir plus.} »
|{Photographie/Thèmes/L’architecture .,Description.} »
|{Photographie/Fabricants/Leica/Leica Digilux .,Informations sur cet ouvrage.} »
|{Photographie/Thèmes/La montagne .,Informations sur ce livre.} »
|{Accueil/Sciences de la nature et sciences exactes .,Infos sur l’ouvrage.} »
|{Photographie/Fabricants/Leica/Leica M8 .,Infos sur ce livre.} »
|{Guide de l’émulation vidéoludique/Jouer à la ColecoVision sur son PC .,Fiche complète.} »
|{Programmation Python/Introduction .,Présentation de l’ouvrage. Disponible chez votre libraire.} »
|{Photographie/Filtres optiques/Filtres à effets .,Présentation du livre. Disponible dans toutes les bonnes librairies.} »
|{Photographie/Netteté des images/Profondeur de champ/Considérations théoriques .,Fiche du livre. Disponible sur internet.} »
|{Photographie/Histoire/Chronologie .,Fiche de l’ouvrage. A emprunter en bibliothèque.} »
|{Logiciel Pastèque/Écran de paiement .,Description de l’éditeur.} »
|{Mathc initiation .,Références de l’ouvrage. Disponible dans toutes les bonnes bibliothèques de votre département.} »
|{Programmation Ruby/Contrôle .,Référence de ce livre. Disponible sur internet.} »
|{Programmation Octave/Algèbre linéaire .,Lien sur la fiche de présentation.} »
|{Programmation Bash/Commandes ksh .,Lien sur la description complète. Ouvrage de référence.} »
|{Ict@innovation: Free your IT Business in Africa/1-5 .,Lien sur la fiche de librairie.} »
|{Programmation Python/Ensembles .,Lien sur la fiche de présentation de cet ouvrage.} »
|{Programmation Python/Afficher un texte .,Lien sur la fiche de présentation de ce livre. Disponible dans toutes les bonnes bibliothèques de votre département.} »
|{Programmation Python/Modules .,Lien sur la fiche descriptive. Disponible sur internet.} »
|{Photographie/Classement et archivage/Sauvegarde des données numériques .,Ici la fiche de présentation.} »
|{Photographie/Thèmes/L’hiver .,Ici la fiche descriptive. Ouvrage de référence.} »
|{Apprendre la guitare .,Référence litéraire de cet ouvrage.} »
|{Découvrir Scilab/Calculs élémentaires .,Référence litéraire de ce livre. Disponible chez votre libraire.} »
|{Programmation Python/Tkinter .,Fiche de l’éditeur. Disponible à CULTURA.} »
|{Photographie/Filtres optiques/Notions générales .,Référence litéraire.} »
|{Méthode de résolution .,(la couverture) .} »
|{Photographie/Appareils/Familles d’appareils photographiques .,Le livre .} »
|{Photographie/Conseils aux débutants/Avant toutes choses .,Clicker sur ce lien . Disponible dans toutes les bonnes bibliothèques de votre département.} »
|{Photographie/Fabricants/Ilford Photo .,A lire. . Disponible sur internet.} »
|{Photographie/Personnalités/P/Florent Poiget .,L’ouvrage .} »
|{Photographie/Institutions/Musées et galeries/Musée français de la Photographie .,Suivre ce lien .} »
|{Programmation en Go/Les tableaux associatifs .,Cliquez sur ce lien .} »
|{Wiki-hop/wikipédagogie .,A découvrir .} »
|{Infographie .,Redirection vers la description . Disponible dans toutes les bonnes bibliothèques de votre département.} »
|{Programmation Python/Variables .,Redirection vers l’ouvrage. Disponible sur internet.} »
|{Programmation Ruby/Version imprimable .,Pour en savoir plus.} »
|{Programmation Python/Turtle .,Description.} »
|{Les réseaux informatiques/La couche physique .,Informations sur cet ouvrage.} »
|{BiblioTIC : l’informatique et l’Internet au service des bibliothèques/L’informatisation des bibliothèques .,Informations sur ce livre.} »
|{Vocabulaire anglais-français à l’intention des apprenants avancés/K .,Infos sur l’ouvrage. Disponible à CULTURA.} »
|{Photographie/Fabricants/Sony/Sony SLT-A77 .,Infos sur ce livre.} »
|{Photographie/Filtres optiques/Filtres dégradés, bicolores, etc. .,Fiche complète. Disponible Sur AMAZON.} »
|{Photographie/Fabricants/Casio/Casio QV-300 .,Présentation de l’ouvrage.} »
|{Programmation Python/Avant-propos .,Présentation du livre.} »
|{Mécanique, enseignée via l’Histoire des Sciences/Devoir surveillé 3 .,Fiche du livre.} »
|{Programmation LSE .,Fiche de l’ouvrage. A emprunter en bibliothèque.} »
|{Analyse microbiologique des aliments/Plan à trois classes .,Description de l’éditeur. Disponible dans toutes les bonnes de l’éditeurs.} »
|{Photographie/Fabricants/Olympus/Olympus E-500 .,Références de l’ouvrage.} »
|{Photographie/Conseils aux débutants/Les thèmes classiques .,Référence de ce livre.} »
|{Construire des communs/Prestation/Modèle .,Redirection vers la fiche de présentation.} »
|{EMC/Organisation dans le collège .,Redirection vers la description complète. Ouvrage de référence.} »
|{Programmation/Version imprimable .,Redirection vers la fiche de de l’éditeur.} »
|{Photographie/Enseignement/Établissements spécialisés/Gobelins, l’École de l’image .,Redirection vers la fiche de présentation de cet ouvrage. Disponible dans toutes les bonnes de l’éditeurs.} »
|{Les suites et séries .,Redirection vers la fiche de présentation de ce livre. Disponible dans toutes les bonnes bibliothèques de votre département.} »
|{Photographie .,Redirection vers la fiche descriptive.} »
|{La documentation/Les catégories dans Wikibooks .,sur ce lien la fiche de présentation.} »
|{Découvrir Scilab/Sommaire .,sur ce lien la fiche descriptive.} »
|{Programmation Python/Regex .,Référence litéraire de cet ouvrage. Disponible à l’achat sur les plateformes Amazon, Fnac, Cultura ….} »
|{Programmation Python/Opérateurs .,Référence litéraire de ce livre.} »
|{Photographie/Fabricants/Nikon .,Fiche de l’éditeur.} »
|{Photographie/Conseils aux débutants/Acheter du matériel d’occasion .,Référence litéraire.} »
|{Photographie/Fabricants/Casio/Casio Exilim EX-Z1000 .,(la couverture) . Disponible Sur AMAZON.} »
|{Photographie/Accessoires/Imprimantes .,Le livre . Disponible dans toutes les bonnes librairies.} »
|{Accueil/Informatique/Rayon Enseignement .,Clicker Ici . Disponible dans toutes les bonnes bibliothèques de votre département.} »
|{BiblioTIC : l’informatique et l’Internet au service des bibliothèques/Les réseaux informatiques en bibliothèque .,A lire. .} »
|{Exercices en langage C/Types .,L’ouvrage .} »
|{Abréviations de l’informatique et de l’électronique/C .,Ici .} »
|{Photographie/Bibliographie .,Clique ICI . Disponible à l’achat sur les plateformes Amazon, Fnac, Cultura ….} »
|{Jeu de go .,A voir .} »
|{Adobe Photoshop/Introduction .,Lien sur la description .} »
|{Programmation Python/Instructions répétitives .,Lien sur l’ouvrage. Disponible sur internet.} »
|{Photographie/Objectifs/Généralités .,Pour en savoir plus.} »
|{Photographie/Fabricants/KietaCAM .,Description.} »
|{Méthode des éléments finis/Maillage pour la CFD .,Informations sur cet ouvrage. Disponible à l’achat sur les plateformes Amazon, Fnac, Cultura ….} »
|{Photographie/Fabricants/Olympus .,Informations sur ce livre.} »
|{Translinguisme/Programmation .,Infos sur l’ouvrage. Disponible à CULTURA.} »
|{États généraux du multilinguisme dans les outre-mer/Thématiques/Les technologies de la langue, la présence des langues sur la toile et sur les réseaux sociaux .,Infos sur ce livre.} »
|{Logiciel Pastèque/Desktop/Raccourcis clavier .,Fiche complète. Disponible Sur AMAZON.} »
|{Informatique et Sciences du Numérique au lycée : un pas plus loin/LANGAGES/Sémantiques .,Présentation de l’ouvrage.} »
|{Programmation GTK/Programme de démonstration des placements .,Présentation du livre.} »
|{Photographie/Fabricants/Tokina/Tokina 12-24 mm f/4 PRO DX AF .,Fiche du livre. Disponible sur internet.} »
|{S’initier au Zend Framework/Mini blog/URL .,Fiche de l’ouvrage. A emprunter en bibliothèque.} »
|{Installer une parabole satellite .,Description de l’éditeur.} »
|{Programmation Perl/Fonctions sur listes .,Références de l’ouvrage.} »
|{Programmation JavaScript/Références/Objets/String .,Référence de ce livre.} »
|{Grec ancien/Alphabet/Sampi .,Lien sur la fiche de présentation. A emprunter en bibliothèque.} »
|{Photographie/Conseils aux débutants/Conseils aux parfaits débutants .,Lien sur la description complète.} »
|{Programmation Python/Utilisation de fenêtres et de graphismes .,Lien sur la fiche de librairie.} »
|{Programmation Python/Fonctions .,Lien sur la fiche de présentation de cet ouvrage.} »
|{Programmation Python/Réseau .,Lien sur la fiche de présentation de ce livre. Disponible dans toutes les bonnes bibliothèques de votre département.} »
|{Vocabulaire anglais-français à l’intention des apprenants avancés/N .,Lien sur la fiche descriptive.} »
|{Photographie/Objectifs/Aberrations .,Ici la fiche de présentation.} »
|{Photographie/Fabricants/Nikon/Nikon D3 .,Ici la fiche descriptive.} »
|{Photographie/Enseignement/Établissements spécialisés .,Référence litéraire de cet ouvrage. Disponible à l’achat sur les plateformes Amazon, Fnac, Cultura ….} »
|{Programmation Python/Exercices sur les bases du langage .,Référence litéraire de ce livre.} »
|{Programmation Python/Listes .,Fiche de l’éditeur.} »
|{Le système d’exploitation GNU-Linux/Le partage de fichiers NFS .,Référence litéraire.} »
|{Photographie/Objectifs/Ouverture d’un objectif, éclairement des images, vignettage .,(la couverture) .} »
|{Microsoft Access/Raccourcis clavier .,Le livre .} »
|{Programmation Python/L’interface CGI .,Clicker sur ce lien .} »
|{Programmation GTK2 en Pascal/GtkSpinButton .,A lire. . Disponible sur internet.} »
|{Logiciel Pastèque/Desktop/Système/Changer le mot de passe .,L’ouvrage .} »
|{Programmation PHP/Exemples/MiniCMS/Modélisation .,Suivre ce lien .} »
|{Photographie/Accessoires/GPS .,Cliquez sur ce lien . Disponible à l’achat sur les plateformes Amazon, Fnac, Cultura ….} »
|{Programmation graphique .,A découvrir . Disponible dans toutes les bonnes de l’éditeurs.} »
|{Livre des abréviations des francophones/Par domaines/Termes de téléphonie .,Redirection vers la description .} »
|{Programmation C sharp/Les tableaux .,Redirection vers l’ouvrage.} »
|{Logiciel Pastèque/Mise a jour desktop .,Pour en savoir plus.} »
|{Langue des signes française/Contribuer .,Description.} »
|{Programmation Python/Threads .,Informations sur cet ouvrage. Disponible à l’achat sur les plateformes Amazon, Fnac, Cultura ….} »
|{Construire des communs/Juridique .,Informations sur ce livre.} »
|{Programmation Python/Exemples de scripts .,Infos sur l’ouvrage.} »
|{Programmation Python/Éditeurs .,Infos sur ce livre.} »
|{Photographie/Fabricants/Fujifilm/Fujifilm Fujica ST 901 .,Fiche complète.} »
|{Programmation C sharp/Les classes .,Présentation de l’ouvrage.} »
|{Informatique et Sciences du Numérique au lycée : un pas plus loin/INFORMATIONS .,Présentation du livre.} »
|{Informatique et Sciences du Numérique au lycée : un pas plus loin/LANGAGES .,Fiche du livre. Disponible sur internet.} »
|{Programmation Python/Classes .,Fiche de l’ouvrage. A emprunter en bibliothèque.} »
|{BiblioTIC : l’informatique et l’Internet au service des bibliothèques/Les systèmes de gestion intégrée de bibliothèques .,Description de l’éditeur. Disponible dans toutes les bonnes de l’éditeurs.} »
|{Photographie/Fabricants/Lumu .,Références de l’ouvrage.} »
|{Photographie/Fabricants/Toshiba .,Référence de ce livre.} »
|{Photographie/Conseils aux débutants .,Redirection vers la fiche de présentation. A emprunter en bibliothèque.} »
|{Photographie/Les premiers pas .,Redirection vers la description complète.} »
|{Photographie/Finition et présentation des photographies .,Redirection vers la fiche de de l’éditeur.} »
|{Photographie/Histoire .,Redirection vers la fiche de présentation de cet ouvrage.} »
|{Photographie/Appareils .,Redirection vers la fiche de présentation de ce livre.} »
|{Photographie/Esthétique .,Redirection vers la fiche descriptive. Disponible sur internet.} »
|{Photographie/Classement et archivage .,sur ce lien la fiche de présentation.} »
|{Photographie/Acquisition des images .,sur ce lien la fiche descriptive.} »
|{Photographie/Éclairage/Tubes et lampes fluorescents .,Référence litéraire de cet ouvrage.} »
|{Link URL.,Référence litéraire de cet ouvrage. Disponible à l’achat sur les plateformes Amazon, Fnac, Cultura ….} »
|{Photographie/Netteté des images .,Référence litéraire de cet ouvrage.} »
|{Photographie/Fabricants/DxO Labs .,Référence litéraire de cet ouvrage.} »
|{Photographie/Sociétés et Organisations/Associations et clubs/Groupe des XV .,Référence litéraire de cet ouvrage.} »
}
{{Photographie/Installations photographiques .,Référence litéraire de cet ouvrage. Disponible à l’achat sur les plateformes Amazon, Fnac, Cultura ….} »
|{Photographie/Logiciels/« Dérawtiseurs » .,Référence litéraire de cet ouvrage.} »
|{Photographie/Personnalités/S/Giorgio Sommer .,Référence litéraire de cet ouvrage.} »
|{Photographie/Personnalités/S/Southworth & Hawes .,Référence litéraire de cet ouvrage.} »
|{Photographie/Colorimétrie .,Référence litéraire de cet ouvrage.} »
|{Photographie/Éclairage .,Référence litéraire de cet ouvrage.} »
|{Photographie/Métiers de la photographie .,Référence litéraire de cet ouvrage. Disponible à l’achat sur les plateformes Amazon, Fnac, Cultura ….} »
|{Photographie/Personnalités/B/Bradley & Rulofson .,Référence litéraire de cet ouvrage. Disponible à l’achat sur les plateformes Amazon, Fnac, Cultura ….} »
|{Photographie/Personnalités/L/G. Lékégian .,Référence litéraire de cet ouvrage.} »
|{Photographie/Fabricants/Kodak/Appareils argentiques Kodak .,Référence litéraire de cet ouvrage.} »
|{Photographie/Fabricants/Canon/Appareils argentiques Canon .,Référence litéraire de cet ouvrage. Disponible à l’achat sur les plateformes Amazon, Fnac, Cultura ….} »
|{Photographie/Fabricants/Konica/Konica X-24 Auto .,Référence litéraire de cet ouvrage. Disponible à l’achat sur les plateformes Amazon, Fnac, Cultura ….} »
|{Photographie/Personnalités/O .,Référence litéraire de cet ouvrage.} »
|{Photographie/Fabricants/Yashica/Contax TLA 20 .,Référence litéraire de cet ouvrage. Disponible à l’achat sur les plateformes Amazon, Fnac, Cultura ….} »
|{Photographie/Fabricants/Mamiya/Mamiya Mamiyalite ZE .,Référence litéraire de cet ouvrage. Disponible à l’achat sur les plateformes Amazon, Fnac, Cultura ….} »
|{Photographie/Fabricants/Fujifilm/Fujifilm Fujica Auto Strobo 300 X .,Référence litéraire de cet ouvrage. Disponible à l’achat sur les plateformes Amazon, Fnac, Cultura ….} »
|{Photographie/Personnalités/B/Hippolyte Bayard .,Référence litéraire de cet ouvrage. Disponible à l’achat sur les plateformes Amazon, Fnac, Cultura ….} »
|{Photographie/Personnalités/C/Charles Louis Chevalier .,Référence litéraire de cet ouvrage. Disponible à l’achat sur les plateformes Amazon, Fnac, Cultura ….} »
|{Photographie/Personnalités/S/Alfred Stieglitz .,Référence litéraire de cet ouvrage.} »
|{Photographie/Personnalités/H/Frank Jay Haynes .,Référence litéraire de cet ouvrage.} »
|{Photographie/Personnalités/K/Ronald Kroon .,Référence litéraire de cet ouvrage.} »
|{Photographie/Livre d’or .,Référence litéraire de cet ouvrage. Disponible à l’achat sur les plateformes Amazon, Fnac, Cultura ….} »
|{Photographie/Fabricants/Cosina/Cosina CT-1 .,Référence litéraire de cet ouvrage.} »
|{Photographie/Fabricants/Panasonic/Panasonic National PE-3057 .,Référence litéraire de cet ouvrage.} »
|{Photographie/Fabricants/Cosina/Cosina CS-1 .,Référence litéraire de cet ouvrage.} »
|{Photographie/Fabricants/Nikon/Appareils argentiques Nikon .,Référence litéraire de cet ouvrage. Disponible à l’achat sur les plateformes Amazon, Fnac, Cultura ….} »
|{Photographie/Fabricants/Minolta/Minolta Auto 320X .,Référence litéraire de cet ouvrage. Disponible à l’achat sur les plateformes Amazon, Fnac, Cultura ….} »
|{Photographie/Rayonnements électromagnétiques .,Référence litéraire de cet ouvrage. Disponible à l’achat sur les plateformes Amazon, Fnac, Cultura ….} »
|{Photographie/Sensitométrie .,Référence litéraire de cet ouvrage. Disponible à l’achat sur les plateformes Amazon, Fnac, Cultura ….} »
|{Photographie/Photographie commerciale .,Référence litéraire de cet ouvrage. Disponible à l’achat sur les plateformes Amazon, Fnac, Cultura ….} »
|{Photographie/Tirage des épreuves .,Référence litéraire de cet ouvrage.} »
|{Photographie/Logiciels .,Référence litéraire de cet ouvrage. Disponible à l’achat sur les plateformes Amazon, Fnac, Cultura ….} »
|{Photographie/Photométrie .,Référence litéraire de cet ouvrage.} »
|{Photographie/Procédés anciens .,Référence litéraire de cet ouvrage.} »
|{Photographie/Techniques scientifiques .,Référence litéraire de cet ouvrage.} »
|{Photographie/Salons .,Référence litéraire de cet ouvrage. Disponible à l’achat sur les plateformes Amazon, Fnac, Cultura ….} »
|{Photographie/Mathématiques .,Référence litéraire de cet ouvrage. Disponible à l’achat sur les plateformes Amazon, Fnac, Cultura ….} »
|{Photographie/Traitements couleurs .,Référence litéraire de cet ouvrage.} »
|{Photographie/Mesure de la lumière, posemètres .,Référence litéraire de cet ouvrage.} »
|{Photographie/Entretien .,Référence litéraire de cet ouvrage.} »
|{Photographie/Traitements en général .,Référence litéraire de cet ouvrage. Disponible à l’achat sur les plateformes Amazon, Fnac, Cultura ….} »
|{Photographie/Conditions particulières de prise de vues .,Référence litéraire de cet ouvrage. Disponible à l’achat sur les plateformes Amazon, Fnac, Cultura ….} »
|{Photographie/Densitométrie .,Référence litéraire de cet ouvrage. Disponible à l’achat sur les plateformes Amazon, Fnac, Cultura ….} »
|{Photographie/Enseignement .,Référence litéraire de cet ouvrage.} »
|{Photographie/Matériel de laboratoire .,Référence litéraire de cet ouvrage. Disponible à l’achat sur les plateformes Amazon, Fnac, Cultura ….} »
|{Photographie/Surfaces sensibles .,Référence litéraire de cet ouvrage.} »
|{Photographie/Droit de la photographie .,Référence litéraire de cet ouvrage.} »
|{Photographie/Distinctions .,Référence litéraire de cet ouvrage.} »
|{Photographie/Perspective .,Référence litéraire de cet ouvrage. Disponible à l’achat sur les plateformes Amazon, Fnac, Cultura ….} »
|{Photographie/Personnalités .,Référence litéraire de cet ouvrage.} »
|{Photographie/Institutions .,Référence litéraire de cet ouvrage.} »
|{Photographie/Traitements divers .,Référence litéraire de cet ouvrage.} »
|{Photographie/Composition .,Référence litéraire de cet ouvrage.} »
|{Photographie/L’œil et la vision humaine .,Référence litéraire de cet ouvrage.} »
|{Photographie/Impression des photographies .,Référence litéraire de cet ouvrage. Disponible à l’achat sur les plateformes Amazon, Fnac, Cultura ….} »
|{Photographie/Fabricants/Vivitar/Vivitar Zoom Thyristor 285 .,Référence litéraire de cet ouvrage.} »
|{Photographie/Manifestations publiques .,Référence litéraire de cet ouvrage. Disponible à l’achat sur les plateformes Amazon, Fnac, Cultura ….} »
|{Photographie/Filtres optiques .,Référence litéraire de cet ouvrage. Disponible à l’achat sur les plateformes Amazon, Fnac, Cultura ….} »
|{Photographie/Objectifs .,Référence litéraire de cet ouvrage.} »
|{Photographie/Techniques particulières/Prises de vues en accéléré .,Référence litéraire de cet ouvrage.} »
|{Photographie/Physique-chimie .,Référence litéraire de cet ouvrage.} »
|{Photographie/Sociétés et Organisations .,Référence litéraire de cet ouvrage.} »
|{Photographie/Techniques particulières .,Référence litéraire de cet ouvrage. Disponible à l’achat sur les plateformes Amazon, Fnac, Cultura ….} »
|{Photographie/Accessoires .,Référence litéraire de cet ouvrage.} »
|{Photographie/Émulsions argentiques .,Référence litéraire de cet ouvrage.} »
|{Photographie/Personnalités/H/Oliver Wendell Holmes Sr. .,Référence litéraire de cet ouvrage.} »
|{Photographie/Personnalités/R/Paul Rudolph .,Référence litéraire de cet ouvrage.} »
|{Photographie/Fabricants/Vivitar/Vivitar XV-2 .,Référence litéraire de cet ouvrage.} »
|{Photographie/Personnalités/W/Sabine Weiss .,Référence litéraire de cet ouvrage.} »
|{Photographie/Traitements argentiques monochromes .,Référence litéraire de cet ouvrage. Disponible à l’achat sur les plateformes Amazon, Fnac, Cultura ….} »
|{Photographie/Personnalités/C .,Référence litéraire de cet ouvrage.} »
|{Photographie/Personnalités/F .,Référence litéraire de cet ouvrage.} »
|{Photographie/Personnalités/G .,Référence litéraire de cet ouvrage. Disponible à l’achat sur les plateformes Amazon, Fnac, Cultura ….} »
|{Photographie/Personnalités/Z .,Référence litéraire de cet ouvrage. Disponible à l’achat sur les plateformes Amazon, Fnac, Cultura ….} »
|{Photographie/Personnalités/Y .,Référence litéraire de cet ouvrage. Disponible à l’achat sur les plateformes Amazon, Fnac, Cultura ….} »
|{Photographie/Personnalités/X .,Référence litéraire de cet ouvrage. Disponible à l’achat sur les plateformes Amazon, Fnac, Cultura ….} »
|{Photographie/Personnalités/D .,Référence litéraire de cet ouvrage. Disponible à l’achat sur les plateformes Amazon, Fnac, Cultura ….} »
|{Photographie/Personnalités/W .,Référence litéraire de cet ouvrage.} »
|{Photographie/Personnalités/K .,Référence litéraire de cet ouvrage. Disponible à l’achat sur les plateformes Amazon, Fnac, Cultura ….} »
|{Photographie/Personnalités/R .,Référence litéraire de cet ouvrage.} »
|{Photographie/Personnalités/A .,Référence litéraire de cet ouvrage.} »
|{Photographie/Personnalités/Q .,Référence litéraire de cet ouvrage.} »
|{Photographie/Personnalités/P .,Référence litéraire de cet ouvrage. Disponible à l’achat sur les plateformes Amazon, Fnac, Cultura ….} »
|{Photographie/Personnalités/L .,Référence litéraire de cet ouvrage.} »
|{Photographie/Personnalités/J .,Référence litéraire de cet ouvrage.} »
|{Photographie/Personnalités/E .,Référence litéraire de cet ouvrage.} »
|{Photographie/Personnalités/M .,Référence litéraire de cet ouvrage.} »
|{Photographie/Optique .,Référence litéraire de cet ouvrage.} »
|{Photographie/Personnalités/I .,Référence litéraire de cet ouvrage.} »
|{Photographie/Personnalités/T .,Référence litéraire de cet ouvrage.} »
|{Photographie/Personnalités/V .,Référence litéraire de cet ouvrage.} »
|{Photographie/Personnalités/E/Antonio Esplugas Puig .,Référence litéraire de cet ouvrage.} »
|{Photographie/Personnalités/H .,Référence litéraire de cet ouvrage.} »
|{Photographie/Personnalités/N .,Référence litéraire de cet ouvrage. Disponible à l’achat sur les plateformes Amazon, Fnac, Cultura ….} »
|{Photographie/Personnalités/V/Ariel Varges .,Référence litéraire de cet ouvrage.} »
|{Photographie/Fabricants/Casio/Casio Exilim EX-Z60 .,Référence litéraire de cet ouvrage.} »
|{Photographie/Fabricants/Showa Optical Works .,Référence litéraire de cet ouvrage.} »
|{Photographie/Personnalités/U .,Référence litéraire de cet ouvrage.} »
|{Photographie/Thèmes .,Référence litéraire de cet ouvrage.} »
|{Photographie/Fabricants/Pentax/Pentax *ist DS .,Référence litéraire de cet ouvrage.} »
|{Photographie/Fabricants/Tamron .,Référence litéraire de cet ouvrage. Disponible à l’achat sur les plateformes Amazon, Fnac, Cultura ….} »
|{Photographie/Fabricants/Sunpak/Sunpak Autozoom 3600 .,Référence litéraire de cet ouvrage. Disponible à l’achat sur les plateformes Amazon, Fnac, Cultura ….} »
|{Photographie/Fabricants/Carl Zeiss .,Référence litéraire de cet ouvrage. Disponible à l’achat sur les plateformes Amazon, Fnac, Cultura ….} »
|{Photographie/Fabricants/Mamiya/Mamiya ZE .,Référence litéraire de cet ouvrage.} »
|{Photographie/Fabricants/Fujifilm/Fujifilm Fujica AX-3 .,Référence litéraire de cet ouvrage. Disponible à l’achat sur les plateformes Amazon, Fnac, Cultura ….} »
|{Mathématiques/Arithmétique flottante .,Référence litéraire de cet ouvrage.} »
|{Photographie/Fabricants/Cosina/Cosina CS-2 .,Référence litéraire de cet ouvrage.} »
|{Photographie/Fabricants/Kodak/Surfaces sensibles et procédés .,Référence litéraire de cet ouvrage.} »
|{Programmation Assembleur/x86/Opérations arithmétiques et logiques .,Référence litéraire de cet ouvrage.} »
|{Photographie/Fabricants/ADOX .,Référence litéraire de cet ouvrage.} »
|{Photographie/Fabricants/Cosina/Cosina CS-3 .,Référence litéraire de cet ouvrage. Disponible à l’achat sur les plateformes Amazon, Fnac, Cultura ….} »
|{Tutoriel d’OpenScad/Généralités .,Référence litéraire de cet ouvrage.} »
|{Photographie/Fabricants/Pentax/Pentax *ist DS2 .,Référence litéraire de cet ouvrage.} »
|{Photographie/Fabricants/Fujifilm/Fujifilm Finepix S3 .,Référence litéraire de cet ouvrage.} »
|{Photographie/Fabricants/Sony/Sony Alpha DSLR-A100 .,Référence litéraire de cet ouvrage. Disponible à l’achat sur les plateformes Amazon, Fnac, Cultura ….} »
|{Photographie/Fabricants .,Référence litéraire de cet ouvrage. Disponible à l’achat sur les plateformes Amazon, Fnac, Cultura ….} »
|{Photographie/Sociétés et Organisations/Éditeurs de cartes postales .,Référence litéraire de cet ouvrage. Disponible à l’achat sur les plateformes Amazon, Fnac, Cultura ….} »
|{OpenRefine/Analyse .,Référence litéraire de cet ouvrage. Disponible à l’achat sur les plateformes Amazon, Fnac, Cultura ….} »
|{Photographie/Métiers de la photographie/Filmeur .,Référence litéraire de cet ouvrage.} »
|{Informatique et Sciences du Numérique au lycée : un pas plus loin/LANGAGES/Éléments de syntaxe et de sémantique .,Référence litéraire de cet ouvrage.} »
|{Le mouvement Wikimédia/Quatrième de couverture .,Référence litéraire de cet ouvrage.} »
|{Programmation PHP/Concevoir du code de haute qualité .,Référence litéraire de cet ouvrage. Disponible à l’achat sur les plateformes Amazon, Fnac, Cultura ….} »
|{Photographie/Thèmes/La nature morte .,Référence litéraire de cet ouvrage.} »
|{Électronique numérique : logique/Sommaire .,Référence litéraire de cet ouvrage.} »
|{Le mouvement Wikimédia .,Référence litéraire de cet ouvrage. Disponible à l’achat sur les plateformes Amazon, Fnac, Cultura ….} »
|{Pathologie/Pathologie générale/Notions de base/Méthodes d’étude .,Référence litéraire de cet ouvrage.} »
|{Programmation C sharp/Delegates et events .,Référence litéraire de cet ouvrage.} »
|{Logiciel Pastèque/Session de caisse .,Référence litéraire de cet ouvrage. Disponible à l’achat sur les plateformes Amazon, Fnac, Cultura ….} »
|{Programmation PHP/Variables .,Référence litéraire de cet ouvrage.} »
|{Photographie/Fabricants/Pentax/Pentax Optio A10 .,Référence litéraire de cet ouvrage.} »
|{Photographie/Fabricants/Objets photographiques à déterminer .,Référence litéraire de cet ouvrage.} »
|{Découvrir Scilab/Calcul différentiel et intégral .,Référence litéraire de cet ouvrage.} »
|{Photographie/Rayonnements électromagnétiques/Luminescence .,Référence litéraire de cet ouvrage. Disponible à l’achat sur les plateformes Amazon, Fnac, Cultura ….} »
|{Photographie/Personnalités/M/Annu Palakunnathu Matthew .,Référence litéraire de cet ouvrage.} »
|{Photographie/Fabricants/BenQ/BenQ DC X600 .,Référence litéraire de cet ouvrage.} »
|{Photographie/Fabricants/BenQ/BenQ DC E600 .,Référence litéraire de cet ouvrage. Disponible à l’achat sur les plateformes Amazon, Fnac, Cultura ….} »
|{Programmation Python/Analyse de programmes concrets .,Référence litéraire de cet ouvrage. Disponible à l’achat sur les plateformes Amazon, Fnac, Cultura ….} »
|{Programmation Python/Et pour quelques widgets de plus… .,Référence litéraire de cet ouvrage.} »
|{Windows/Raccourcis clavier .,Référence litéraire de cet ouvrage.} »
|{Cappella .,Référence litéraire de cet ouvrage.} »
|{Photographie/Personnalités/B/Bryce Bayer .,Référence litéraire de cet ouvrage.} »
|{Oracle Database/Version imprimable .,Référence litéraire de cet ouvrage.} »
|{Électronique numérique : logique/Assemblage de fonctions .,Référence litéraire de cet ouvrage. Disponible à l’achat sur les plateformes Amazon, Fnac, Cultura ….} »
|{Photographie/Conseils aux débutants/Obtenir des photos nettes .,Référence litéraire de cet ouvrage.} »
|{LaTeX/Écrire de la physique .,Référence litéraire de cet ouvrage.} »
|{Photographie/Fabricants/Fujifilm/Fujifilm Finepix Z3 .,Référence litéraire de cet ouvrage. Disponible à l’achat sur les plateformes Amazon, Fnac, Cultura ….} »
|{Programmation Perl/Itérations .,Référence litéraire de cet ouvrage. Disponible à l’achat sur les plateformes Amazon, Fnac, Cultura ….} »
|{Photographie/Objectifs/Objectifs grand-angulaires .,Référence litéraire de cet ouvrage.} »
|{Photographie/Personnalités/G/Ted Gore .,Référence litéraire de cet ouvrage.} »
|{Informatique et Sciences du Numérique au lycée : un pas plus loin/Erreurs .,Référence litéraire de cet ouvrage. Disponible à l’achat sur les plateformes Amazon, Fnac, Cultura ….} »
|{Photographie/Techniques particulières/Photo-finish .,Référence litéraire de cet ouvrage.} »
|{Découvrir Scilab/Statistiques .,Référence litéraire de cet ouvrage.} »
|{Enseignement de l’espagnol/Appendice C .,Référence litéraire de cet ouvrage.} »
|{Électronique numérique : logique/Compléments sur la simplification .,Référence litéraire de cet ouvrage.} »
|{Cycle vie durable des pc .,Référence litéraire de cet ouvrage.} »
|{Grec ancien/exercicesnumeration .,Référence litéraire de cet ouvrage. Disponible à l’achat sur les plateformes Amazon, Fnac, Cultura ….} »
|{Microsoft Word/Raccourcis clavier .,Référence litéraire de cet ouvrage.} »
|{Photographie/Netteté des images/Profondeur de champ/Questions générales et intérêt esthétique .,Référence litéraire de cet ouvrage.} »
|{Photographie/Techniques particulières/Effets spéciaux .,Référence litéraire de cet ouvrage.} »
|{Néerlandais/Pour traducteurs/informatique : vocabulaire .,Référence litéraire de cet ouvrage. Disponible à l’achat sur les plateformes Amazon, Fnac, Cultura ….} »
|{Faire son film-sans études .,Référence litéraire de cet ouvrage. Disponible à l’achat sur les plateformes Amazon, Fnac, Cultura ….} »
|{Palais des Beaux-Arts de Lille/WikiMuseum (projet mis en lancé en octobre 2016) .,Référence litéraire de cet ouvrage.} »
|{Photographie/Accessoires/Pare-soleil .,Référence litéraire de cet ouvrage. Disponible à l’achat sur les plateformes Amazon, Fnac, Cultura ….} »
|{Photographie/Impression des photographies/Impression sur papier photo .,Référence litéraire de cet ouvrage.} »
|{Cobol ANS 74/Fichiers .,Référence litéraire de cet ouvrage. Disponible à l’achat sur les plateformes Amazon, Fnac, Cultura ….} »
|{Programmation C-C++/Notion de référence .,Référence litéraire de cet ouvrage. Disponible à l’achat sur les plateformes Amazon, Fnac, Cultura ….} »
|{Photographie/Netteté des images/Profondeur de champ .,Référence litéraire de cet ouvrage.} »
|{Informatique et Sciences du Numérique au lycée : un pas plus loin/LANGAGES/Éléments de syntaxe et de sémantique/Éléments de base/Expressions, fonctions et valeurs .,Référence litéraire de cet ouvrage. Disponible à l’achat sur les plateformes Amazon, Fnac, Cultura ….} »
|{Le mouvement Wikimédia/L’héritage d’une contre-culture .,Référence litéraire de cet ouvrage.} »
|{Photographie/Fabricants/Lexar .,Référence litéraire de cet ouvrage.} »
|{Programmation C source/Types de base .,Référence litéraire de cet ouvrage. Disponible à l’achat sur les plateformes Amazon, Fnac, Cultura ….} »
|{Photographie/Fabricants/Leaf Imaging .,Référence litéraire de cet ouvrage. Disponible à l’achat sur les plateformes Amazon, Fnac, Cultura ….} »
|{Photographie/Classement et archivage/Recherche automatisée d’images .,Référence litéraire de cet ouvrage. Disponible à l’achat sur les plateformes Amazon, Fnac, Cultura ….} »
|{OpenRefine/Annexe 1 .,Référence litéraire de cet ouvrage.} »
|{Photographie/Appareils/Sources d’énergie .,Référence litéraire de cet ouvrage.} »
|{Programmation PHP/Tableaux .,Référence litéraire de cet ouvrage.} »
|{Électronique/Les portes logiques .,Référence litéraire de cet ouvrage.} »
|{Photographie/Sociétés et organisations/Groupement national de la Photographie professionnelle .,Référence litéraire de cet ouvrage.} »
|{Programmation Python/Gestion d’une base de données .,Référence litéraire de cet ouvrage.} »
|{Photographie/Objectifs/Objectifs de longue focale et téléobjectifs .,Référence litéraire de cet ouvrage.} »
|{Photographie/Sociétés et Organisations/Fédération Photographique de France .,Référence litéraire de cet ouvrage.} »
|{Photographie/Sociétés et Organisations/Fédération Internationale de l’Art Photographique .,Référence litéraire de cet ouvrage.} »
|{Photographie/Sociétés et Organisations/Global Photographic Union .,Référence litéraire de cet ouvrage. Disponible à l’achat sur les plateformes Amazon, Fnac, Cultura ….} »
|{Photographie/Sociétés et Organisations/Société des Auteurs des arts visuels et de l’Image Fixe .,Référence litéraire de cet ouvrage.} »
|{Photographie/Sociétés et Organisations/Agences photographiques .,Référence litéraire de cet ouvrage. Disponible à l’achat sur les plateformes Amazon, Fnac, Cultura ….} »
|{Programmation mIRC/Autres Identifieurs .,Référence litéraire de cet ouvrage.} »
|{Photographie/Sociétés et Organisations/Éditeurs de livres photographiques .,Référence litéraire de cet ouvrage.} »
|{Photographie/Perspective/Photographie et perspective/Perspective plongeante .,Référence litéraire de cet ouvrage. Disponible à l’achat sur les plateformes Amazon, Fnac, Cultura ….} »
|{Photographie/Accessoires/Fourre-tout, sacs, valises et protections .,Référence litéraire de cet ouvrage.} »
|{Photographie/Sociétés et Organisations/Fédérations photographiques étrangères .,Référence litéraire de cet ouvrage.} »
|{Photographie/Sociétés et Organisations/Reporters sans Frontières .,Référence litéraire de cet ouvrage. Disponible à l’achat sur les plateformes Amazon, Fnac, Cultura ….} »
|{Photographie/Sociétés et Organisations/Société Française de Photographie .,Référence litéraire de cet ouvrage.} »
|{Photographie/Sociétés et Organisations/Associations et clubs .,Référence litéraire de cet ouvrage.} »
|{Photographie/Sociétés et Organisations/Centre national de la photographie .,Référence litéraire de cet ouvrage.} »
|{Photographie/Fabricants/Pentax/Pentax *ist DL .,Référence litéraire de cet ouvrage.} »
|{Photographie/Objectifs/Objectifs à focale variable .,Référence litéraire de cet ouvrage. Disponible à l’achat sur les plateformes Amazon, Fnac, Cultura ….} »
|{Photographie/Mesure de la lumière, posemètres/Indices de lumination .,Référence litéraire de cet ouvrage. Disponible à l’achat sur les plateformes Amazon, Fnac, Cultura ….} »
|{Photographie/Fabricants/Olympus/Olympus Stylus 740 .,Référence litéraire de cet ouvrage.} »
|{Photographie/Fabricants/Nikon/Nikon Coolpix P4 .,Référence litéraire de cet ouvrage.} »
|{Photographie/Thèmes/La nature .,Référence litéraire de cet ouvrage. Disponible à l’achat sur les plateformes Amazon, Fnac, Cultura ….} »
|{Photographie/Personnalités/G/Léon Gaumont .,Référence litéraire de cet ouvrage.} »
|{Les suites et séries/Annexe : la vitesse de convergence d’une suite .,Référence litéraire de cet ouvrage. Disponible à l’achat sur les plateformes Amazon, Fnac, Cultura ….} »
|{Programmation C/Préprocesseur .,Référence litéraire de cet ouvrage.} »
|{Programmation C++/Les fonctions .,Référence litéraire de cet ouvrage.} »
|{Électronique numérique : logique/Fonctions logiques élémentaires .,Référence litéraire de cet ouvrage.} »
|{Informatique et Sciences du Numérique au lycée : un pas plus loin/LANGAGES/Éléments de Logique .,Référence litéraire de cet ouvrage.} »
|{Photographie/Fabricants/Konica-Minolta/Konica-Minolta DiMAGE Z5 .,Référence litéraire de cet ouvrage.} »
|{Philosophie/Thalès de Milet/Classement thématique .,Référence litéraire de cet ouvrage. Disponible à l’achat sur les plateformes Amazon, Fnac, Cultura ….} »
|{Photographie/Fabricants/Kodak/Kodak Easyshare Dual Lens V610 .,Référence litéraire de cet ouvrage.} »
|{Photographie/Fabricants/Kodak/Kodak EasyShare C433 .,Référence litéraire de cet ouvrage.} »
|{Photographie/Fabricants/Kodak/Kodak EasyShare Z612 .,Référence litéraire de cet ouvrage.} »
|{Gambas 3/Gambas3LeLangage/Le type Integer .,Référence litéraire de cet ouvrage. Disponible à l’achat sur les plateformes Amazon, Fnac, Cultura ….} »
|{Photographie/Fabricants/Leica/Leica S1 Pro .,Référence litéraire de cet ouvrage. Disponible à l’achat sur les plateformes Amazon, Fnac, Cultura ….} »
|{Algorithmique impérative/Pascal .,Référence litéraire de cet ouvrage. Disponible à l’achat sur les plateformes Amazon, Fnac, Cultura ….} »
|{États généraux du multilinguisme dans les outre-mer/Thématiques/L’emploi des langues : plurilinguisme, pratiques individuelles et pratiques sociales/Table ronde plénière : transcription thématique 4 .,Référence litéraire de cet ouvrage.} »
|{États généraux du multilinguisme dans les outre-mer/Thématiques/Les technologies de la langue, la présence des langues sur la toile et sur les réseaux sociaux/Table ronde plénière : transcription thématique 4 .,Référence litéraire de cet ouvrage.} »
|{Vocabulaire anglais-français à l’intention des apprenants avancés/D .,Référence litéraire de cet ouvrage.} »
|{Photographie/Techniques particulières/Reproduction des documents/Duplication des diapositives .,Référence litéraire de cet ouvrage.} »
|{ISN .,Référence litéraire de cet ouvrage.} »
|{Photographie/Mesure de la lumière, posemètres/Généralités .,Référence litéraire de cet ouvrage. Disponible à l’achat sur les plateformes Amazon, Fnac, Cultura ….} »
|{Photographie/Fabricants/Yasuhara .,Référence litéraire de cet ouvrage.} »
|{Photographie/Fabricants/Hewlett-Packard/Hewlett-Packard Photosmart R927 .,Référence litéraire de cet ouvrage. Disponible à l’achat sur les plateformes Amazon, Fnac, Cultura ….} »
|{Photographie/Fabricants/Panasonic/Panasonic Lumix DMC-LX2 .,Référence litéraire de cet ouvrage. Disponible à l’achat sur les plateformes Amazon, Fnac, Cultura ….} »
|{La documentation/Informatique documentaire .,Référence litéraire de cet ouvrage. Disponible à l’achat sur les plateformes Amazon, Fnac, Cultura ….} »
|{Photographie/Netteté des images/Profondeur de champ/Importance des conditions d’observation des photographies .,Référence litéraire de cet ouvrage.} »
|{Électronique numérique : logique/Sorties multiples, addition, codes .,Référence litéraire de cet ouvrage. Disponible à l’achat sur les plateformes Amazon, Fnac, Cultura ….} »
|{Photographie/Netteté des images/Généralités .,Référence litéraire de cet ouvrage.} »
|{Programmation Python/Applications web .,Référence litéraire de cet ouvrage.} »
|{Initiation Labview/TP n°1 .,Référence litéraire de cet ouvrage.} »
|{Photographie/Fabricants/Konica-Minolta .,Référence litéraire de cet ouvrage.} »
|{Mkd (Extracteur de documents)/Exercices/asm.c pour exercices .,Référence litéraire de cet ouvrage.} »
|{Photographie/Fabricants/DXG USA .,Référence litéraire de cet ouvrage. Disponible à l’achat sur les plateformes Amazon, Fnac, Cultura ….} »
|{Photographie/Netteté des images/Pouvoir séparateur des objectifs .,Référence litéraire de cet ouvrage.} »
|{Inventer les territoires culturels de demain/le media buissonnier .,Référence litéraire de cet ouvrage. Disponible à l’achat sur les plateformes Amazon, Fnac, Cultura ….} »
|{Photographie/Optique/Lentilles .,Référence litéraire de cet ouvrage.} »
|{Programmation C-C++/La bibliothèque standard/Les types complémentaires .,Référence litéraire de cet ouvrage.} »
|{L’économie de la téléphonie/Les technologies .,Référence litéraire de cet ouvrage.} »
|{Photographie/Objectifs/Objectifs pour la macrophotographie .,Référence litéraire de cet ouvrage.} »
|{Recettes de projets/Brest en communs .,Référence litéraire de cet ouvrage.} »
|{Programmation C/Types de base .,Référence litéraire de cet ouvrage.} »
|{Mécanique, enseignée via l’Histoire des Sciences/Diagramme horaire .,Référence litéraire de cet ouvrage.} »
|{Photographie/Fabricants/Panasonic/Panasonic Lumix DMC-G1 .,Référence litéraire de cet ouvrage. Disponible à l’achat sur les plateformes Amazon, Fnac, Cultura ….} »
|{ISN Compression .,Référence litéraire de cet ouvrage.} »
|{Photographie/Netteté des images/Le flou de bougé .,Référence litéraire de cet ouvrage.} »
|{Photographie/Acquisition des images/Les scanners .,Référence litéraire de cet ouvrage.} »
|{Photographie/Fabricants/Pentax/Pentax Optio E10 .,Référence litéraire de cet ouvrage.} »
|{Programmation C++/Version imprimable .,Référence litéraire de cet ouvrage.} »
|{Électronique numérique : logique/Simplification et implantation de formes conjonctives .,Référence litéraire de cet ouvrage. Disponible à l’achat sur les plateformes Amazon, Fnac, Cultura ….} »
|{Électronique numérique : logique/Simplification et implantation de formes disjonctives .,Référence litéraire de cet ouvrage. Disponible à l’achat sur les plateformes Amazon, Fnac, Cultura ….} »
|{Méthode des éléments finis/Langage MAPDL .,Référence litéraire de cet ouvrage.} »
|{Ubuntu/Configuration .,Référence litéraire de cet ouvrage.} »
|{Les cartes graphiques/Les unités de texture .,Référence litéraire de cet ouvrage.} »
|{Adobe Photoshop/Accentuer une image .,Référence litéraire de cet ouvrage.} »
|{Mathc initiation/Sommaire .,Référence litéraire de cet ouvrage.} »
|{Enseignement du cantonais/Prononciation/Tons .,Référence litéraire de cet ouvrage.} »
|{Fondements des mathématiques/Les axiomes des théories des ensembles/Formules initiales et règles de production pour les vérités atomiques d’appartenance aux ensembles énumérables .,Référence litéraire de cet ouvrage.} »
|{CASES/TICE .,Référence litéraire de cet ouvrage.} »
|{Compression de données/Lempel-Ziv-Welch .,Référence litéraire de cet ouvrage.} »
|{Initiation Labview .,Référence litéraire de cet ouvrage.} »
|{Firefox/Version imprimable .,Référence litéraire de cet ouvrage.} »
|{Photographie/Fabricants/Kodak/Kodak Easyshare Dual Lens V 570 .,Référence litéraire de cet ouvrage.} »
|{Photographie/Image numérique/Compression des fichiers d’images .,Référence litéraire de cet ouvrage.} »
|{Désignation normalisée des alliages de cuivre .,Référence litéraire de cet ouvrage.} »
|{Programmation/Expressions .,Référence litéraire de cet ouvrage. Disponible à l’achat sur les plateformes Amazon, Fnac, Cultura ….} »
|{Eurocode/1990/Variables de base .,Référence litéraire de cet ouvrage. Disponible à l’achat sur les plateformes Amazon, Fnac, Cultura ….} »
|{Photographie/Personnalités/B/Laurent Bourdaire .,Référence litéraire de cet ouvrage.} »
|{Cobol ANS 74/Version imprimable .,Référence litéraire de cet ouvrage. Disponible à l’achat sur les plateformes Amazon, Fnac, Cultura ….} »
|{Photographie/Manifestations publiques/Festival international de la photo animalière et de nature .,Référence litéraire de cet ouvrage.} »
|{Photographie/Entretien/Nettoyage des capteurs .,Référence litéraire de cet ouvrage. Disponible à l’achat sur les plateformes Amazon, Fnac, Cultura ….} »
|{Informatique et Sciences du Numérique au lycée : un pas plus loin/LANGAGES/Logiques Temporelles et Vérification par modèles .,Référence litéraire de cet ouvrage.} »
|{Introduction aux radios logicielles avec GNU Radio/Prise en main .,Référence litéraire de cet ouvrage.} »
|{À la découverte d’Unicode/La notion de caractère .,Référence litéraire de cet ouvrage. Disponible à l’achat sur les plateformes Amazon, Fnac, Cultura ….} »
|{Photographie/Fabricants/Sony/Sony Cyber-shot DSC-T9 .,Référence litéraire de cet ouvrage.} »
|{Photographie/Fabricants/General Electric .,Référence litéraire de cet ouvrage. Disponible à l’achat sur les plateformes Amazon, Fnac, Cultura ….} »
}
{{Le mouvement Wikimédia/Avant-propos .,Référence litéraire de cet ouvrage.} »
|{Puredyne .,Référence litéraire de cet ouvrage. Disponible à l’achat sur les plateformes Amazon, Fnac, Cultura ….} »
|{Mécanique, enseignée via l’Histoire des Sciences/La balistique extérieure .,Référence litéraire de cet ouvrage.} »
|{Administration réseau sous Linux/Netfilter .,Référence litéraire de cet ouvrage.} »
|{Informatique et Sciences du Numérique au lycée : un pas plus loin/LANGAGES/Éléments de syntaxe et de sémantique/Éléments de base/Déclarations .,Référence litéraire de cet ouvrage. Disponible à l’achat sur les plateformes Amazon, Fnac, Cultura ….} »
|{Programmation Java Swing/Composants .,Référence litéraire de cet ouvrage. Disponible à l’achat sur les plateformes Amazon, Fnac, Cultura ….} »
|{LibreOffice et Apache OpenOffice/Writer/Dessins .,Référence litéraire de cet ouvrage.} »
|{Informatique et Sciences du Numérique au lycée : un pas plus loin/LANGAGES/Théorie des Types et Assistants de Preuve .,Référence litéraire de cet ouvrage.} »
|{Photographie/Personnalités/G/John Goodenough .,Référence litéraire de cet ouvrage.} »
|{Programmation Java/Nombre de taille arbitraire .,Référence litéraire de cet ouvrage. Disponible à l’achat sur les plateformes Amazon, Fnac, Cultura ….} »
|{Le mouvement Wikimédia/Le réseau Internet et son espace web .,Référence litéraire de cet ouvrage. Disponible à l’achat sur les plateformes Amazon, Fnac, Cultura ….} »
|{Électronique numérique : logique/Tables de vérité généralisées (SI-ALORS) .,Référence litéraire de cet ouvrage. Disponible à l’achat sur les plateformes Amazon, Fnac, Cultura ….} »
|{Faire son film/Étude niveau bac .,Référence litéraire de cet ouvrage.} »
|{Photographie/Entretien/Les ennemis des appareils .,Référence litéraire de cet ouvrage.} »
|{Programmation Basic Casio/Mise à jour du Basic .,Référence litéraire de cet ouvrage.} »
|{Technologie/Dispositifs de fixation et d’assemblage mécanique/Calcul des assemblages par filetage .,Référence litéraire de cet ouvrage. Disponible à l’achat sur les plateformes Amazon, Fnac, Cultura ….} »
|{Photographie/Fabricants/Fujifilm/Fujifilm FinePix V10 Zoom .,Référence litéraire de cet ouvrage. Disponible à l’achat sur les plateformes Amazon, Fnac, Cultura ….} »
|{À la découverte d’Unicode/Codage .,Référence litéraire de cet ouvrage.} »
|{Programmation objet et géométrie/Les cercles de canvas .,Référence litéraire de cet ouvrage.} »
|{Sécurité des systèmes informatiques/Sécurité informatique/Systèmes d’authentification .,Référence litéraire de cet ouvrage. Disponible à l’achat sur les plateformes Amazon, Fnac, Cultura ….} »
|{Mécanique, enseignée via l’Histoire des Sciences/La pression cinétique des fluides .,Référence litéraire de cet ouvrage.} »
|{Mécanique, enseignée via l’Histoire des Sciences/Devoir surveillé 1 .,Référence litéraire de cet ouvrage.} »
|{Photographie/Personnalités/L/Jean Laurent .,Référence litéraire de cet ouvrage. Disponible à l’achat sur les plateformes Amazon, Fnac, Cultura ….} »
|{Photographie/Personnalités/P/Wilhelm von Plüschow .,Référence litéraire de cet ouvrage.} »
|{LaTeX/Gestion de la bibliographie .,Référence litéraire de cet ouvrage.} »
|{Programmation D/Éléments de base du langage et programmation impérative .,Référence litéraire de cet ouvrage.} »
|{Photographie/Appareils/Constitution des appareils numériques .,Référence litéraire de cet ouvrage.} »
|{Mathématiques au lycée/Suites .,Référence litéraire de cet ouvrage. Disponible à l’achat sur les plateformes Amazon, Fnac, Cultura ….} »
|{Blender 3D/Le Outliner .,Référence litéraire de cet ouvrage. Disponible à l’achat sur les plateformes Amazon, Fnac, Cultura ….} »
|{Conseils citoyens/Diagnostic en marchant .,Référence litéraire de cet ouvrage. Disponible à l’achat sur les plateformes Amazon, Fnac, Cultura ….} »
|{S’initier au Zend Framework/Mini blog/Actions .,Référence litéraire de cet ouvrage.} »
|{Comptines .,Référence litéraire de cet ouvrage. Disponible à l’achat sur les plateformes Amazon, Fnac, Cultura ….} »
|{Enseignement de l’allemand/ss et ß .,Référence litéraire de cet ouvrage.} »
|{Programmation Java/Transtypage .,Référence litéraire de cet ouvrage. Disponible à l’achat sur les plateformes Amazon, Fnac, Cultura ….} »
|{Programmation Java/Instanciation et cycle de vie .,Référence litéraire de cet ouvrage. Disponible à l’achat sur les plateformes Amazon, Fnac, Cultura ….} »
|{Photographie/Fabricants/Samsung/Samsung NV7 OPS .,Référence litéraire de cet ouvrage. Disponible à l’achat sur les plateformes Amazon, Fnac, Cultura ….} »
|{Analyse/Suites .,Référence litéraire de cet ouvrage.} »
|{Photographie/Fabricants/Cokin .,Référence litéraire de cet ouvrage.} »
|{Mécanique, enseignée via l’Histoire des Sciences/Quelques exercices d’astronomie .,Référence litéraire de cet ouvrage.} »
|{Faire son film .,Référence litéraire de cet ouvrage. Disponible à l’achat sur les plateformes Amazon, Fnac, Cultura ….} »
|{Créer un code QR/Historique, informations générales et vue d’ensemble de la création d’un code QR .,Référence litéraire de cet ouvrage.} »
|{Programmation objet et géométrie/Les lignes droites de canvas .,Référence litéraire de cet ouvrage.} »
|{Photographie/Fabricants/Gaumont .,Référence litéraire de cet ouvrage. Disponible à l’achat sur les plateformes Amazon, Fnac, Cultura ….} »
|{Programmation ActionScript/Bases .,Référence litéraire de cet ouvrage.} »
|{Wikipédia/Découvrir Wikipédia/Structures associatives .,Référence litéraire de cet ouvrage.} »
|{Photographie/Fabricants/Novoflex .,Référence litéraire de cet ouvrage.} »
|{Blender 3D/Modéliser un personnage simple .,Référence litéraire de cet ouvrage.} »
|{Pouvoir Accéder et Utiliser MATE/Gestionnaire de fichiers .,Référence litéraire de cet ouvrage.} »
|{Programmation Java/Tableaux .,Référence litéraire de cet ouvrage.} »
|{Photographie/Fabricants/Kodak/Kodak EasyShare Z650 .,Référence litéraire de cet ouvrage.} »
|{Ville30/La cartographie collaborative au service de l’expression citoyenne .,Référence litéraire de cet ouvrage. Disponible à l’achat sur les plateformes Amazon, Fnac, Cultura ….} »
|{Programmation C/Tableaux .,Référence litéraire de cet ouvrage.} »
|{Gouvernement Électronique/Les obstacles d’une administration électronique réussie .,Référence litéraire de cet ouvrage.} »
|{Photographie/Objectifs/Objectifs de focale « normale » .,Référence litéraire de cet ouvrage. Disponible à l’achat sur les plateformes Amazon, Fnac, Cultura ….} »
|{Blender 2.7/Les autres logiciels d’infographie 3D .,Référence litéraire de cet ouvrage. Disponible à l’achat sur les plateformes Amazon, Fnac, Cultura ….} »
|{Code de la route/Piétons .,Référence litéraire de cet ouvrage. Disponible à l’achat sur les plateformes Amazon, Fnac, Cultura ….} »
|{Photographie/Conditions particulières de prise de vues/Photographie par temps froid .,Référence litéraire de cet ouvrage.} »
|{Photographie/Fabricants/Polaroid .,Référence litéraire de cet ouvrage.} »
|{Méthodes de génie logiciel avec Ada/Préambule .,Référence litéraire de cet ouvrage.} »
|{Photographie/Bibliographie/Photofan/2005 .,Référence litéraire de cet ouvrage. Disponible à l’achat sur les plateformes Amazon, Fnac, Cultura ….} »
|{Informatique et Sciences du Numérique au lycée : un pas plus loin/LANGAGES/Éléments de syntaxe et de sémantique/Éléments de base .,Référence litéraire de cet ouvrage. Disponible à l’achat sur les plateformes Amazon, Fnac, Cultura ….} »
|{Informatique et Sciences du Numérique au lycée : un pas plus loin/LANGAGES/Éléments de syntaxe et de sémantique/Données et types .,Référence litéraire de cet ouvrage.} »
|{Programmation GTK/Gestion d’évènements .,Référence litéraire de cet ouvrage. Disponible à l’achat sur les plateformes Amazon, Fnac, Cultura ….} »
|{Photographie/Conseils aux débutants/Les modes scènes .,Référence litéraire de cet ouvrage. Disponible à l’achat sur les plateformes Amazon, Fnac, Cultura ….} »
|{Faire son film/Avant de filmer : les réglages de la caméra .,Référence litéraire de cet ouvrage.} »
|{Guide de l’émulation vidéoludique/Jouer à l’Intellivision sur son PC .,Référence litéraire de cet ouvrage.} »
|{ISN Représentation binaire .,Référence litéraire de cet ouvrage.} »
|{Programmation GTK/Ajouter le support XInput .,Référence litéraire de cet ouvrage.} »
|{Blender 2.7/Se déplacer dans la vue 3D .,Référence litéraire de cet ouvrage.} »
|{Précis de grammaire viêtnamienne/Généralités .,Référence litéraire de cet ouvrage.} »
|{Introduction au logiciel Maxima/Calculs élémentaires .,Référence litéraire de cet ouvrage.} »
|{Le mouvement Wikimédia/Cosmographie du mouvement Wikimédia .,Référence litéraire de cet ouvrage.} »
|{Photographie/Fabricants/Hama .,Référence litéraire de cet ouvrage.} »
|{Mathc initiation/Fichiers h : x 20c1b .,Référence litéraire de cet ouvrage.} »
|{Mathc initiation/Fichiers h : x 21c1b .,Référence litéraire de cet ouvrage. Disponible à l’achat sur les plateformes Amazon, Fnac, Cultura ….} »
|{Mathc initiation/Fichiers h : x 19c1b .,Référence litéraire de cet ouvrage. Disponible à l’achat sur les plateformes Amazon, Fnac, Cultura ….} »
|{Mathc initiation/Fichiers h : x 19c1c .,Référence litéraire de cet ouvrage.} »
|{Mathc initiation/Fichiers h : x 20c1c .,Référence litéraire de cet ouvrage. Disponible à l’achat sur les plateformes Amazon, Fnac, Cultura ….} »
|{Mathc initiation/Fichiers h : x 21c1c .,Référence litéraire de cet ouvrage. Disponible à l’achat sur les plateformes Amazon, Fnac, Cultura ….} »
|{Photographie/Mathématiques/Puissances et racines des nombres .,Référence litéraire de cet ouvrage. Disponible à l’achat sur les plateformes Amazon, Fnac, Cultura ….} »
|{Programmation GTK2 en Pascal/GtkVScale .,Référence litéraire de cet ouvrage.} »
|{Programmation GTK2 en Pascal/GtkHScale .,Référence litéraire de cet ouvrage.} »
|{Méthode des éléments finis/Présentation générale .,Référence litéraire de cet ouvrage.} »
|{Photographie/Éclairage/Utilisation des flashes électroniques .,Référence litéraire de cet ouvrage.} »
|{Projet:KarthaLab .,Référence litéraire de cet ouvrage.} »
|{LaTeX/Mathématiques .,Référence litéraire de cet ouvrage.} »
|{Mathc initiation/Fichiers h : x 20c1a .,Référence litéraire de cet ouvrage. Disponible à l’achat sur les plateformes Amazon, Fnac, Cultura ….} »
|{Mathc initiation/Fichiers h : x 19c1a .,Référence litéraire de cet ouvrage.} »
|{Mathc initiation/Fichiers h : x 21c1a .,Référence litéraire de cet ouvrage.} »
|{Psychologie cognitive pour l’enseignant/Transfert d’apprentissages .,Référence litéraire de cet ouvrage. Disponible à l’achat sur les plateformes Amazon, Fnac, Cultura ….} »
|{Vocabulaire anglais-français à l’intention des apprenants avancés .,Référence litéraire de cet ouvrage. Disponible à l’achat sur les plateformes Amazon, Fnac, Cultura ….} »
|{Mécanique, enseignée via l’Histoire des Sciences/Mouvement de Kepler .,Référence litéraire de cet ouvrage.} »
|{Photographie/Personnalités/M/Alain Montaufier .,Référence litéraire de cet ouvrage. Disponible à l’achat sur les plateformes Amazon, Fnac, Cultura ….} »
|{Mathématiques au lycée/Probabilité .,Référence litéraire de cet ouvrage.} »
|{Mécanique, enseignée via l’Histoire des Sciences/La chute libre .,Référence litéraire de cet ouvrage.} »
|{Gimp, Quézaco ?/Introduction .,Référence litéraire de cet ouvrage. Disponible à l’achat sur les plateformes Amazon, Fnac, Cultura ….} »
|{Algèbre de Boole/Utilisation en électronique et en informatique .,Référence litéraire de cet ouvrage.} »
|{Goélette Cardabela/Collection des livrets techniques de la goélette Cardabela/Versions imprimables .,Référence litéraire de cet ouvrage. Disponible à l’achat sur les plateformes Amazon, Fnac, Cultura ….} »
|{Photographie/Netteté des images/Les émulsions et la reproduction des détails .,Référence litéraire de cet ouvrage.} »
|{Relativité .,Référence litéraire de cet ouvrage. Disponible à l’achat sur les plateformes Amazon, Fnac, Cultura ….} »
|{Programmation JavaScript/Structures de contrôle .,Référence litéraire de cet ouvrage.} »
|{Photographie/Fabricants/Olympus/Olympus E-400 .,Référence litéraire de cet ouvrage.} »
|{Eurocode/1990/Méthode des coefficients partiels .,Référence litéraire de cet ouvrage.} »
|{Photographie/Filtres optiques/Filtres gris neutre .,Référence litéraire de cet ouvrage.} »
|{Algèbre de Boole/Utiliser le système binaire .,Référence litéraire de cet ouvrage.} »
|{Photographie/Mathématiques/Que fait-on avec les logarithmes ? .,Référence litéraire de cet ouvrage.} »
|{ISN relié .,Référence litéraire de cet ouvrage.} »
|{Philosophie/Thalès de Milet/Tannery .,Référence litéraire de cet ouvrage.} »
|{Programmation mIRC/Identifieurs Token .,Référence litéraire de cet ouvrage.} »
|{Mkd (Extracteur de documents)/Exercices/cpp.c pour exercices .,Référence litéraire de cet ouvrage. Disponible à l’achat sur les plateformes Amazon, Fnac, Cultura ….} »
|{Le mouvement Wikimédia/La création des organismes affiliés .,Référence litéraire de cet ouvrage.} »
|{Mathématiques au lycée/Dérivation .,Référence litéraire de cet ouvrage. Disponible à l’achat sur les plateformes Amazon, Fnac, Cultura ….} »
|{Photographie/Fabricants/Ferrania .,Référence litéraire de cet ouvrage.} »
|{Simscript III/ACCUMULATE/TALLY .,Référence litéraire de cet ouvrage.} »
|{Programmation Mathematica .,Référence litéraire de cet ouvrage.} »
|{Transferts thermiques/Conduction .,Référence litéraire de cet ouvrage.} »
|{Programmation avec la SDL/Lire et écrire dans un fichier .,Référence litéraire de cet ouvrage.} »
|{Programmation Perl/Expressions régulières .,Référence litéraire de cet ouvrage. Disponible à l’achat sur les plateformes Amazon, Fnac, Cultura ….} »
|{Photographie/Fabricants/Camera Armor .,Référence litéraire de cet ouvrage.} »
|{Construire des communs/Financer .,Référence litéraire de cet ouvrage.} »
|{Programmation Perl/Tests .,Référence litéraire de cet ouvrage.} »
|{Précis d’épistémologie/Les fondements des mathématiques .,Référence litéraire de cet ouvrage.} »
|{Construire des communs/Gouvernance .,Référence litéraire de cet ouvrage.} »
|{Photographie/Filtres optiques/Filtres de contraste .,Référence litéraire de cet ouvrage.} »
|{Programmation Ada/FAQ/Généralités .,Référence litéraire de cet ouvrage. Disponible à l’achat sur les plateformes Amazon, Fnac, Cultura ….} »
|{Faire son film/Le son .,Référence litéraire de cet ouvrage. Disponible à l’achat sur les plateformes Amazon, Fnac, Cultura ….} »
|{Photographie/Fabricants/Built .,Référence litéraire de cet ouvrage.} »
|{Photographie/Fabricants/Pentax/Pentax DA 16-45 mm f/4 ED AL .,Référence litéraire de cet ouvrage.} »
|{Photographie/Fabricants/Pentax/Pentax K100D .,Référence litéraire de cet ouvrage. Disponible à l’achat sur les plateformes Amazon, Fnac, Cultura ….} »
|{Tribologie/Modélisation des actions de contact .,Référence litéraire de cet ouvrage.} »
|{Ressources pédagogiques relatives au droit d’auteur/À propos de ce livre .,Référence litéraire de cet ouvrage.} »
|{Mkd (Extracteur de documents)/mkd-Manuel (fr) .,Référence litéraire de cet ouvrage.} »
|{Mkd (Extracteur de documents)/Dépôt parrainé du paquet »original » mkd-131215 .,Référence litéraire de cet ouvrage.} »
|{Photographie/Les premiers pas/La mise au point .,Référence litéraire de cet ouvrage.} »
|{Photographie/Fabricants/Samsung/Samsung GX 1L .,Référence litéraire de cet ouvrage.} »
|{Photographie/Fabricants/Sunpak .,Référence litéraire de cet ouvrage.} »
|{Physique atomique/Quantité de mouvement du rayonnement .,Référence litéraire de cet ouvrage.} »
|{Compression de données/Codage entropique .,Référence litéraire de cet ouvrage.} »
|{Photographie/Fabricants/Argus .,Référence litéraire de cet ouvrage.} »
|{Préparation au certificat d’opérateur du service amateur/Arrêté du 21 septembre 2000 .,Référence litéraire de cet ouvrage.} »
|{Faire son film/Linux .,Référence litéraire de cet ouvrage. Disponible à l’achat sur les plateformes Amazon, Fnac, Cultura ….} »
|{Analyse microbiologique des aliments/Le dénombrement de la Flore Mésophile Aérobie Totale (FMAT) .,Référence litéraire de cet ouvrage.} »
|{Fonctionnement d’un ordinateur/Les architectures neuromorphiques .,Référence litéraire de cet ouvrage.} »
|{Mkd (Extracteur de documents)/Internationalisation des manuels/mkd-Handbuch .,Référence litéraire de cet ouvrage. Disponible à l’achat sur les plateformes Amazon, Fnac, Cultura ….} »
|{Photographie/Institutions/Musées et galeries/Maison Européenne de la Photographie .,Référence litéraire de cet ouvrage.} »
|{KDE .,Référence litéraire de cet ouvrage.} »
|{Programmation Python/Sommaire2a .,Référence litéraire de cet ouvrage.} »
|{Programmer en R/Optimiser une fonction .,Référence litéraire de cet ouvrage.} »
|{Méthode des éléments finis/Propriétés des éléments .,Référence litéraire de cet ouvrage.} »
|{Les technologies mobiles en éducation .,Référence litéraire de cet ouvrage.} »
|{Programmation C sharp/Threads et synchronisation .,Référence litéraire de cet ouvrage.} »
|{Photographie/Thèmes/La nature/Les papillons .,Référence litéraire de cet ouvrage.} »
|{Programmation Python .,Référence litéraire de cet ouvrage.} »
|{Photographie/Optique/Réflexion de la lumière .,Référence litéraire de cet ouvrage.} »
|{Photographie/Fabricants/Sony/Sony Cyber-shot DSC-RX10 II .,Référence litéraire de cet ouvrage.} »
|{Photographie/Fabricants/Ordro .,Référence litéraire de cet ouvrage.} »
|{Fonctionnement d’un ordinateur/Introduction .,Référence litéraire de cet ouvrage.} »
|{Informatique et Sciences du Numérique au lycée : un pas plus loin/LANGAGES/Éléments de syntaxe et de sémantique/Structuration des programmes/Types abstraits en programmation .,Référence litéraire de cet ouvrage. Disponible à l’achat sur les plateformes Amazon, Fnac, Cultura ….} »
|{Photographie/Accessoires/Écrans de projection .,Référence litéraire de cet ouvrage.} »
|{Introduction aux radios logicielles avec GNU Radio/Lire et écrire dans un fichier .,Référence litéraire de cet ouvrage. Disponible à l’achat sur les plateformes Amazon, Fnac, Cultura ….} »
|{Photographie/Objectifs/Objectifs catadioptriques .,Référence litéraire de cet ouvrage.} »
|{Programmation Basic Casio/Règles de syntaxe .,Référence litéraire de cet ouvrage.} »
|{Sécurité des systèmes informatiques/Sécurité informatique/Administration et exploitation .,Référence litéraire de cet ouvrage.} »
|{Simscript III/Dictionnaire des instructions/ACCUMULATE/TALLY .,Référence litéraire de cet ouvrage.} »
|{Le langage HTML/Version imprimable .,Référence litéraire de cet ouvrage.} »
|{Photographie/Tirage des épreuves/Méthodes générales d’agrandissement .,Référence litéraire de cet ouvrage.} »
|{Photographie/Manifestations publiques/Expositions .,Référence litéraire de cet ouvrage. Disponible à l’achat sur les plateformes Amazon, Fnac, Cultura ….} »
|{Wiki-hop/wikipédagogie/foire aux questions .,Référence litéraire de cet ouvrage.} »
|{Photographie/Finition et présentation des photographies/Examen des photographies numériques .,Référence litéraire de cet ouvrage.} »
|{Wikipédia/Utiliser Wikipédia/Explorer Wikipédia .,Référence litéraire de cet ouvrage.} »
|{Photographie/Fabricants/Hahnemühle .,Référence litéraire de cet ouvrage. Disponible à l’achat sur les plateformes Amazon, Fnac, Cultura ….} »
|{Découvrir Scilab/Index .,Référence litéraire de cet ouvrage.} »
|{Photographie/Fabricants/KYE .,Référence litéraire de cet ouvrage. Disponible à l’achat sur les plateformes Amazon, Fnac, Cultura ….} »
|{Pouvoir Accéder et Utiliser MATE/Introduction à Internet .,Référence litéraire de cet ouvrage.} »
|{Recherche d’information sur l’internet/Outils de recherche spécialisés .,Référence litéraire de cet ouvrage.} »
|{Assemblage d’un ordinateur/Matériel : description .,Référence litéraire de cet ouvrage.} »
|{OpenRefine .,Référence litéraire de cet ouvrage. Disponible à l’achat sur les plateformes Amazon, Fnac, Cultura ….} »
|{Photographie/Fabricants/Foveon .,Référence litéraire de cet ouvrage.} »
|{Photographie/Fabricants/Crane .,Référence litéraire de cet ouvrage.} »
|{Photographie/Éclairage/Les flashes électroniques .,Référence litéraire de cet ouvrage. Disponible à l’achat sur les plateformes Amazon, Fnac, Cultura ….} »
|{Inventer les territoires culturels de demain .,Référence litéraire de cet ouvrage.} »
|{Photographie/Personnalités/R/Clifford Ross .,Référence litéraire de cet ouvrage. Disponible à l’achat sur les plateformes Amazon, Fnac, Cultura ….} »
|{Construire des communs/Contribution .,Référence litéraire de cet ouvrage.} »
|{Photographie/Fabricants/Deal .,Référence litéraire de cet ouvrage.} »
|{Photographie/Fabricants/Digital Peripheral Solutions .,Référence litéraire de cet ouvrage.} »
|{Python pour le calcul scientifique/Calcul différentiel et intégral .,Référence litéraire de cet ouvrage. Disponible à l’achat sur les plateformes Amazon, Fnac, Cultura ….} »
|{Microsoft SQL Server/Importer et exporter .,Référence litéraire de cet ouvrage.} »
|{Photographie/Bibliographie/Photofan/2004 .,Référence litéraire de cet ouvrage.} »
|{Néerlandais/Dans le secondaire/le téléphone : actes de communications : généralités .,Référence litéraire de cet ouvrage.} »
|{Pygame/Introduction au module Surfarray .,Référence litéraire de cet ouvrage.} »
|{Bonheur, morale, et philosophie épistolaire .,Référence litéraire de cet ouvrage.} »
|{Programmation Java/Version imprimable .,Référence litéraire de cet ouvrage.} »
|{La documentation/Rédaction technique/Quelques questions préliminaires .,Référence litéraire de cet ouvrage. Disponible à l’achat sur les plateformes Amazon, Fnac, Cultura ….} »
|{Abaques de calcul .,Référence litéraire de cet ouvrage.} »
|{Photographie/Surfaces sensibles/Généralités sur les papiers photographiques .,Référence litéraire de cet ouvrage.} »
|{Pouvoir Accéder et Utiliser Writer/Créer un document simple avec Writer .,Référence litéraire de cet ouvrage.} »
|{Eurocode/1990/Vérifications des états-limites .,Référence litéraire de cet ouvrage.} »
|{Le mouvement Wikimédia/La naissance du mouvement Wikimédia .,Référence litéraire de cet ouvrage. Disponible à l’achat sur les plateformes Amazon, Fnac, Cultura ….} »
|{Inkscape/Qu’est qu’une image vectorielle ? .,Référence litéraire de cet ouvrage. Disponible à l’achat sur les plateformes Amazon, Fnac, Cultura ….} »
|{Photographie/Fabricants/Kaiser Fototechnik .,Référence litéraire de cet ouvrage.} »
|{États généraux du multilinguisme dans les outre-mer/Textes de référence .,Référence litéraire de cet ouvrage.} »
|{Photographie/Sociétés et Organisations/Éditeurs de livres photographiques/Éditions de La Martinière .,Référence litéraire de cet ouvrage. Disponible à l’achat sur les plateformes Amazon, Fnac, Cultura ….} »
|{Calcul écrit/Faire une addition à la main .,Référence litéraire de cet ouvrage.} »
|{Pathologie moléculaire/protéines/Anomalies quantitatives des protéines .,Référence litéraire de cet ouvrage.} »
|{La documentation/Rédaction technique/De l’usage des couleurs dans un document .,Référence litéraire de cet ouvrage. Disponible à l’achat sur les plateformes Amazon, Fnac, Cultura ….} »
|{Psychologie cognitive pour l’enseignant/Supports pédagogiques .,Référence litéraire de cet ouvrage.} »
|{Affaire Priore/Les problèmes « humains » de l’Affaire .,Référence litéraire de cet ouvrage. Disponible à l’achat sur les plateformes Amazon, Fnac, Cultura ….} »
|{Ubuntu/Version imprimable .,Référence litéraire de cet ouvrage.} »
|{Neurosciences/Annexe technique : les modèles mathématiques de neurones .,Référence litéraire de cet ouvrage. Disponible à l’achat sur les plateformes Amazon, Fnac, Cultura ….} »
|{Programmation Scheme/Grammaire de base .,Référence litéraire de cet ouvrage.} »
|{Fonctionnement d’un ordinateur/Les disques optiques .,Référence litéraire de cet ouvrage. Disponible à l’achat sur les plateformes Amazon, Fnac, Cultura ….} »
|{Blender 3D/La fenêtre de boutons .,Référence litéraire de cet ouvrage. Disponible à l’achat sur les plateformes Amazon, Fnac, Cultura ….} »
|{Les bases de données/Les clés primaires et secondaires .,Référence litéraire de cet ouvrage.} »
|{Photographie/Métiers de la photographie/Mannequinat .,Référence litéraire de cet ouvrage.} »
|{Photographie/Thèmes/Le reportage .,Référence litéraire de cet ouvrage. Disponible à l’achat sur les plateformes Amazon, Fnac, Cultura ….} »
|{Sécurité des systèmes informatiques/Sécurité informatique/Observation, surveillance, supervision .,Référence litéraire de cet ouvrage.} »
|{Blender 3D/Créer, enregistrer, ouvrir .,Référence litéraire de cet ouvrage.} »
|{Mkd (Extracteur de documents)/Paquet ‘debian’ pour la maintenance logicielle .,Référence litéraire de cet ouvrage. Disponible à l’achat sur les plateformes Amazon, Fnac, Cultura ….} »
|{Psychologie cognitive pour l’enseignant/Réduire la charge cognitive intrinsèque .,Référence litéraire de cet ouvrage.} »
|{Le système d’exploitation GNU-Linux/Version imprimable .,Référence litéraire de cet ouvrage.} »
|{Photographie/Fabricants/Microvision/Microvision PicoP .,Référence litéraire de cet ouvrage.} »
|{Découvrir Scilab/Résolution d’équations .,Référence litéraire de cet ouvrage.} »
|{Photographie/Traitements couleurs/Traitement des films inversibles couleurs .,Référence litéraire de cet ouvrage. Disponible à l’achat sur les plateformes Amazon, Fnac, Cultura ….} »
|{Link URL.,Référence litéraire de cet ouvrage. Disponible à l’achat sur les plateformes Amazon, Fnac, Cultura ….} »
|{Photographie/Fabricants/Microvision/Microvision PicoP .,Référence litéraire de cet ouvrage.} »
|{Le mouvement Wikimédia/Conclusion .,Référence litéraire de cet ouvrage. Disponible à l’achat sur les plateformes Amazon, Fnac, Cultura ….} »
|{Photographie/Personnalités/L/Kalian Lo .,Référence litéraire de cet ouvrage.} »
|{Une histoire des transmutations biologiques/Étude des transmutations biologiques .,Référence litéraire de cet ouvrage.} »
|{Photographie/Thèmes/La mode .,Référence litéraire de cet ouvrage. Disponible à l’achat sur les plateformes Amazon, Fnac, Cultura ….} »
|{Photographie/Personnalités/F/Jean-Marie Fadier .,Référence litéraire de cet ouvrage.} »
|{Programmation objet et géométrie/SmallTalk par l’exemple .,Référence litéraire de cet ouvrage.} »
|{Enseignement de l’anglais/Anglicismes .,Référence litéraire de cet ouvrage.} »
|{ConTeXt/Comment créer un document complexe ? .,Référence litéraire de cet ouvrage.} »
|{Mécanique, enseignée via l’Histoire des Sciences/L’information .,Référence litéraire de cet ouvrage.} »
}